Крупнейшая бесплатная информационно-справочная система онлайн доступа к полному собранию технических нормативно-правовых актов РФ. Огромная база технических нормативов (более 150 тысяч документов) и полное собрание национальных стандартов, аутентичное официальной базе Госстандарта. GOSTRF.com - это более 1 Терабайта бесплатной технической информации для всех пользователей интернета. Все электронные копии представленных здесь документов могут распространяться без каких-либо ограничений. Поощряется распространение информации с этого сайта на любых других ресурсах. Каждый человек имеет право на неограниченный доступ к этим документам! Каждый человек имеет право на знание требований, изложенных в данных нормативно-правовых актах!

  


 

ГОСТ 19104-88

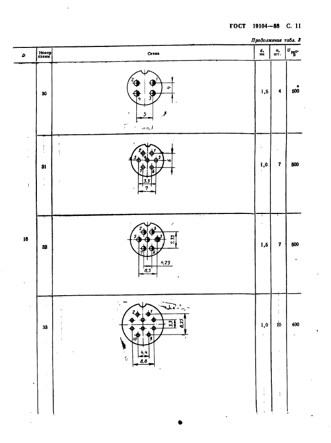
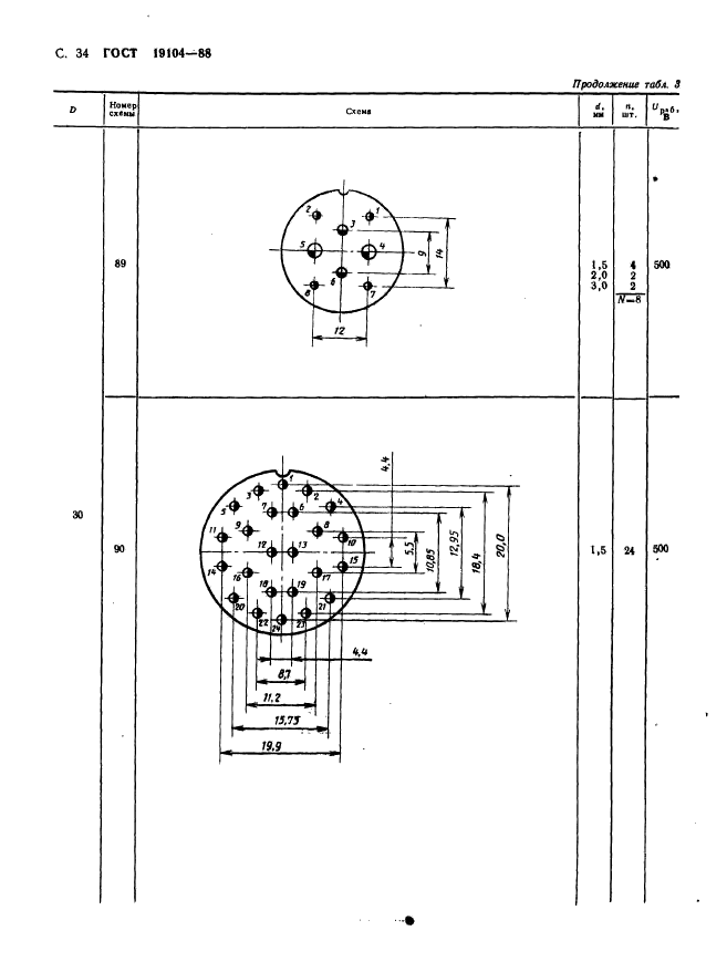
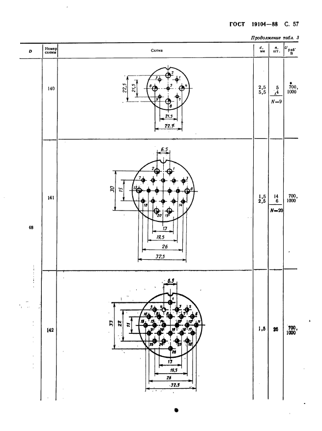
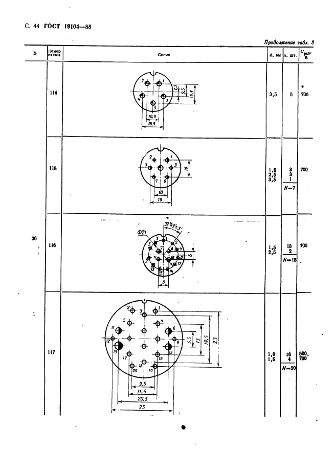
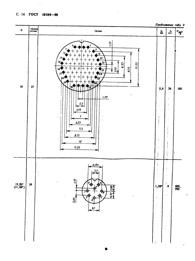
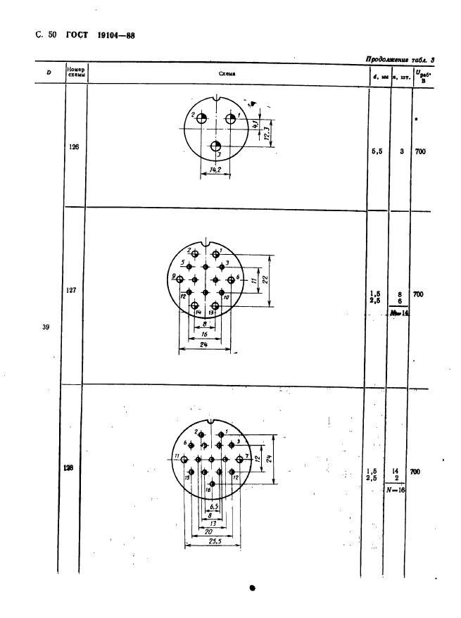
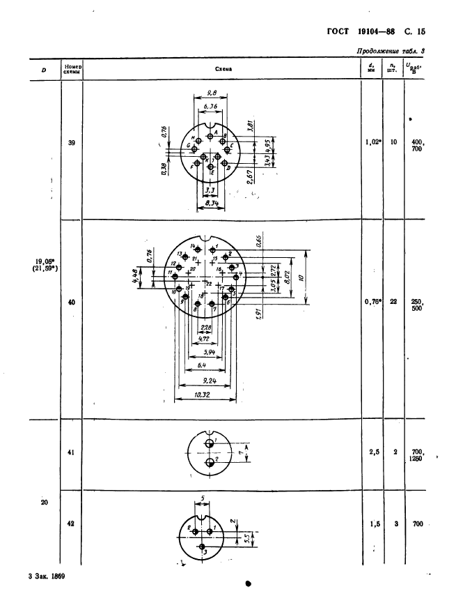
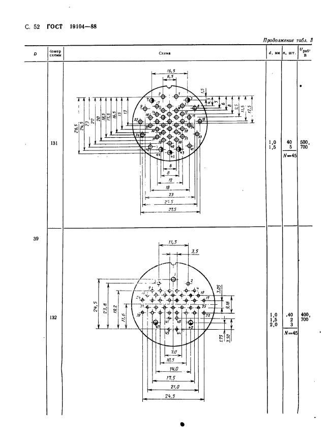
Соединители низкочастотные на напряжение до 1500 В цилиндрические. Основные параметры и размеры

Обозначение:ГОСТ 19104-88
Текущий статус документа: действующий
Название документа рус.:Соединители низкочастотные на напряжение до 1500 В цилиндрические. Основные параметры и размеры
Название документа англ.:Low-frequency voltage up to 1500 V cylindrical connectors. Basic parameters and dimensions
Дата актуализации текста:01.12.2013
Дата издания:24.10.1988
Дата введения:01.01.1989
Дата последнего изменения:22.05.2013
Область применения:Настоящий стандарт распространяется на низкочастотные (до 3 МГц) на напряжение до 1500 В цилиндрические соединители общего назначения и устанавливает их основные параметры и размеры.
Стандарт не распространяется на соединители, ТЗ на разработку которых утверждены до 01.01.88
Список изменений:№1 от 01.11.1990 (рег. 23.04.1990) «Срок действия продлен»
ГОСТ 19104-88ГОСТ 19104-88ГОСТ 19104-88ГОСТ 19104-88ГОСТ 19104-88ГОСТ 19104-88ГОСТ 19104-88ГОСТ 19104-88ГОСТ 19104-88ГОСТ 19104-88ГОСТ 19104-88ГОСТ 19104-88ГОСТ 19104-88ГОСТ 19104-88ГОСТ 19104-88ГОСТ 19104-88ГОСТ 19104-88ГОСТ 19104-88ГОСТ 19104-88ГОСТ 19104-88ГОСТ 19104-88ГОСТ 19104-88ГОСТ 19104-88ГОСТ 19104-88ГОСТ 19104-88ГОСТ 19104-88ГОСТ 19104-88ГОСТ 19104-88ГОСТ 19104-88ГОСТ 19104-88ГОСТ 19104-88ГОСТ 19104-88ГОСТ 19104-88ГОСТ 19104-88ГОСТ 19104-88ГОСТ 19104-88ГОСТ 19104-88ГОСТ 19104-88ГОСТ 19104-88ГОСТ 19104-88ГОСТ 19104-88ГОСТ 19104-88ГОСТ 19104-88ГОСТ 19104-88ГОСТ 19104-88ГОСТ 19104-88ГОСТ 19104-88ГОСТ 19104-88ГОСТ 19104-88ГОСТ 19104-88ГОСТ 19104-88ГОСТ 19104-88ГОСТ 19104-88ГОСТ 19104-88ГОСТ 19104-88ГОСТ 19104-88ГОСТ 19104-88ГОСТ 19104-88ГОСТ 19104-88ГОСТ 19104-88ГОСТ 19104-88ГОСТ 19104-88ГОСТ 19104-88ГОСТ 19104-88ГОСТ 19104-88ГОСТ 19104-88ГОСТ 19104-88ГОСТ 19104-88
 




ГОСТЫ, СТРОИТЕЛЬНЫЕ и ТЕХНИЧЕСКИЕ НОРМАТИВЫ.
Некоммерческая онлайн система, содержащая все Российские Госты, национальные Стандарты и нормативы.
В Системе содержится более 150000 файлов нормативно-технической документации, действующей на территории РФ.
Система предназначена для широкого круга инженерно-технических специалистов.

Рейтинг@Mail.ru Яндекс цитирования

Copyright © www.gostrf.com, 2008 - 2026