|
|
Министерство общего и профессионального образованияРоссийской ФедерацииВладимирский государственный университетКафедра теплогазоснабжения, вентиляции и гидравликиМЕТОДИЧЕСКИЕ
УКАЗАНИЯ ПО
|
|
|
Составители Н.С. ТИМАХОВА В.Е. РУСАКОВ |
Методические указания по гидравлическому расчету тупиковой системы наружного водоснабжения /Владим. гос. ун-т; Сост.: Н.С. Тимахова, В.Е. Русаков. Владимир, 1998. 20с.
Дано подробное объяснение к выполнению курсового проекта по дисциплине "Водоснабжение и водоотведение" и курсовой работы по дисциплине "Инженерные сети". Приведен перечень литературы, необходимой для выполнения работы.
Предназначены для студентов второго и третьего курсов дневного обучения и студентов второго курса заочного обучения.
Табл. 2. Ил. 7. Библиогр.: 10 назв.
Печатается по решению редакционно-издательского совета Владимирского государственного университета.
Рецензент канд. техн. наук СМ. Кулагин (Ивановский инженерно-строительный институт).
Участок водозабора из открытого источника (источник - сифонная линия - приемный колодец насосной станции 1-го подъема) (рис. 1).
Участок системы водоснабжения населенного пункта (резервуар чистой воды - насосная станция 2-го подъема - водонапорная башня) (рис. 2).
Схема распределительной водопроводной сети (рис. 3).
Длины li, участков сети всасывающего (для станции 1-го и 2-го подъемов) и нагнетательного трубопроводов станции 2-го подъема.
Расходы Qi воды, забираемые в узловых точках сети.
Расход q воды, забираемый с 1 м длины участков сети, указанных на схеме рис. 3.
Часовой график водопотребления.
Геодезические отметки Zi; поверхности земли в узловых и концевых точках.
Геодезические отметки воды ZP в резервуаре чистой воды и поверхности земли ZA в месте расположения напорной башни.
Свободные напоры hсв в концевых точках сети.
Материал труб.
Требуется:
Рассчитать диаметры сифонного водовода, всасывающего трубопровода, нагнетательного водовода, участков магистрали, одного участка простого ответвления и одного участка сложного ответвления.
Построить пьезометрическую линию на участках магистрали.
Рассчитать размеры и выбрать тип напорной башни.
Выбрать марку насоса станции 2-го подъема.
Определить допустимую высоту расположения оси насоса.
Вариант схемы распределительной сети и все числовые данные студент получает у преподавателя.
Сифонный водовод (рис. 1) находит применение в водозаборах из открытых источников (река, водохранилище) для второй и третьей категорий надежности, а также, когда по геологическим и гидрологическим условиям прокладка самотечного водовода затруднена и экономически невыгодна.

Рис. 1


При выборе диаметра водовода необходимо выполнить условие, чтобы при заданном расходе потери напора hпот были равны или немного меньше напора Н, т.е. разности отметок горизонтов воды в реке и приемном колодце. Так как потери напора включают в себя местные потери hм и по длине hдл, то это условие примет вид:
|
H ≤ hм + hдл |
(1) |
учитывая, что
и скорость v= 4Q/(pd2),
|
|
(2) |
где ∑ξ - сумма местных коэффициентов на всем водоводе [4, 5, 7];
l - длина водовода; d - диаметр; Q - расход водовода; l - коэффициент потерь по длине.
Для водовода из неновых стальных или чугунных труб коэффициент определяется по формуле Ф.А. Шевелева [1]: при скорости в водоводе v < 1,2 м/с
|
l = 0,021/d0,3 |
при скорости v < 1,2 м/с
|
|
Диаметр водовода определяется из формулы (2) методом перебора функции. Для этого задаемся значениями стандартных диаметров водовода и для них вычисляем напор Н. Расчетным будет тот диаметр, при котором напор Н ближе всего к заданному напору, но не превосходит его.
Вычисленное значение диаметра необходимо затем проверить на выполнение двух дополнительных условий:
Условие 1. Водовод не должен заиляться, т. е. взвешенные насосы, поступившие из реки вместе с потоком, не должны осаждаться на дно и стенки водовода.
Если обозначить массу взвешенных насосов в реке в единице объема воды (мутность) через r, а транспортирующую способность потока водовода через rт, то это условие примет вид r ≤ rт. Транспортирующая способность водовода rт находится по формуле А.С. Образовского [2], кг/м3
|
|
(5) |
где s - средневзвешенная гидравлическая крупность взвеси, м/с;
u1 - скорость выпадания
частиц взвеси, м/с, равная
;
d - расчетный диаметр водовода, м;
с - коэффициент Шези, м0,5/с;
v - скорость потока в водоводе, м/с.
Заменим коэффициент Шези с через
и запишем выражение (5) в другом виде:
|
|
(6) |
Условие 2. Наибольший вакуум в наивысшей точке (сеч. К-К рис. 1) водовода hвak не должен превышать допустимый вакуум hвak. доп.
Наибольший вакуум в водоводе hвak находится из уравнения Д. Бернулли [3]
![]()
где а - высота расположения наивысшей точки водовода над минимальным уровнем в реке;
a - коэффициент Кориолиса;
v - скорость в водоводе, равная v = 4 Q/(pd2);
∑ξ' - сумма коэффициентов местных сопротивлений от входа до наивысшей точки;
11 - длина водовода на этом участке, от начала до сечения К-К;
d - диаметр водовода.
Всасывающим трубопровод называется в связи с тем, что по нему насос "всасывает" жидкость из приемного колодца. В гидравлическом отношении он обычно представляет собой короткий трубопровод, при расчете которого учитываются как местные потери, так и потери по длине.
Диаметр всасывающего трубопровода определяется при заданном расходе Q по значению средней скорости и, рекомендуемой СНиП (табл. 1), [4, 7].
|
Диаметр, м |
Рекомендуемая скорость, м/с |
|
До 0,25 0,3 - 0,8 Более 0,8 |
0,7 - 1,0 1,0 - 1.5 1,5 - 2,0 |
Из табл. 1 принимаем ориентировочное значение v, а из формулы Q = vpd214 при известном Q находим:
![]()
Если значения d и v соответствуют табл. 1, то из [1] принимаем ближайший к d стандартный диаметр. На этом расчет диаметра заканчиваем. Если же значения d и v не соответствуют, то производим корректировку v и повторяем расчет.
Диаметр нагнетательного водовода на участке от насосной станции 2-го подъема до напорной башни (рис. 2) рассчитывают, исходя из экономических соображений, что обусловлено большой длиной водовода. При расчете задаются значениями стандартных диаметров водовода и для каждого из них вычисляют отнесенные к одному году эксплуатации все затраты [5]
|
Р = СК + С1 + С2 + С3 |
где Ск - капитальные вложения на строительство водовода, отнесенные к одному году;
C1 - стоимость электроэнергии, ежегодно потребляемой насосами;
С2 - стоимость ремонта и оборудования водовода;
С3 - отчисления на восстановление (амортизацию).
Введем обозначения:
l - длина водовода, м;
d - диаметр водовода, м;
т - масса, т/м;
S1 - стоимость одной тонны материала водовода с учетом стоимости укладки его в траншею, руб/т;
S2 - стоимость одного киловаттчаса электроэнергии, руб.;
Q - расход воды, подаваемой насосами в водовод, м3/с;
п - количество дней работы насосов в течение года, дн;
t - количество часов работы насосов в течение суток,ч;
P1 - величина, обратная сроку эксплуатации Т, лет ;
Р2 - доля капитальных вложений;
Р3 - доля отчислений на восстановление (амортизацию);
b - отношение местных потерь напора к потерям напора по длине потока;
h - КПД насосов.
Запишем капитальные затраты К в виде К = S1ml ,тогда капитальные затраты, приведенные к одному году, составят:
|
Ск = Р1S1ml |
Стоимость электроэнергии, потребляемой насосами для преодоления трения на длине водовода,
|
C1 = S2ntNТ |
(9) |
где NТ - мощность, затраченная насосами на трение в водоводе.
Мощность NГ, затраченную насосами на подъем на высоту Nг , равную разности горизонтов воды в напорной башне и в приемном колодце насосов, не учитываем, так как Nг для всех диаметров - величина постоянная. Выражение для NT запишем в виде
NT = pg(hдл + hM)Q/(1000 h),
где r - плотность воды, кг/м3;
g - ускорение свободного падения, м/с2;
hдл - потери напора по длине водовода, м;
hм - местные потери напора, м.
Запишем потери напора по длине hm в виде:
![]()
и примем hм =bhдл, тогда выражение (9) примет вид:
|
C1 = S2ntρ(1+b)lQ3l/(125p2d5) |
(10) |
где скорость v выражена через 4Q/ (pd2).
Стоимость ремонта водовода и оборудования С2 составляет долю капитальных вложений, т. е.
|
C2 =P2 S1ml |
(11) |
В таком же виде представим и отчисления на восстановление (амортизацию) С3, т. е.
|
C3 =P3 S1ml |
(12) |
Заменим в (7) первое слагаемое из (8), а другие соответственно из (10), (11) и (12), тогда расчётное уравнение для определения диаметра нагнетательного водовода примет вид
|
Р = (Р1 + Р2 + Р3) S1ml + S2ntll (1+b) Q3/ (125p2hd5) |
(13) |
где коэффициент l, приняв водовод из неновых стальных или чугунных труб, найдем из выражений (3) или (4). Расчетным (оптимальным) диаметром будет тот, при котором сумма затрат Р в (13) минимальная. Так как длина входит в оба слагаемых, то расчет ведем на единицу длины водовода, т. е. на один метр.
Для каждого диаметра водовода вычисляется сумма затрат в соответствии с его массой, стоимостью труб, затратами на электроэнергию и продолжительностью эксплуатации.
Результаты расчета выводятся для каждого стандартного диаметра и выполняется их анализ.
Водопроводные сети, по которым вода за водонапорной башней поступает потребителям, делятся на [6, 7]:
а) разомкнутые (тупиковые), состоящие из главной линии - магистрали и боковых ветвей, которые могут включать один участок трубопровода (простое ответвление) или несколько (сложное ответвление);
б) замкнутые (кольцевые), представляют собой замкнутую систему водопроводных линий, выходящих из общих точек узлов и сходящихся в них.
Магистральная линия тупиковой сети представляет собой ряд последовательно соединенных простых участков, расположенных между боковых ветвей. Диаметр участков магистрали выбирается из таблиц рекомендуемых предельных скоростей и соответствующих предельных расходов, найденных из экономических соображений [4, 7]. Таблицы приведены с учетом материала труб и региона России, где имеется различие в затратах на строительство и стоимости электроэнергии.
Зная расчетный расход на участке Q, из таблицы выбирается такой диаметр, для которого предельный расход равен или не намного превосходит Q. Допустимо, если расход Q будет немного превосходить предельный расход.
Расчет ответвлений, как простого, так и сложного, производится после расчета пьезометрических отметок магистрали в местах ответвлений на ней.
1.5.1. Расчет диаметра простого ответвления
Для расчета диаметра отдельной ветви 1-10 (см. рис. 3), отходящей от данной точки магистрали, необходимо знать, кроме пьезометрической отметки Ñн в начале участка, геодезическую отметку ZK в конце участка, расчетный расход Q, материал, длину трубы l и требуемый минимальный свободный напор в конце участка hcв, принимаемый из нормативных документов [8].
Тогда максимально возможный напор Н для преодоления сопротивлений на участке равен:
H = Ñн - Ñк,
где Ñк - пьезометрическая отметка в конце участка, равная сумме ZK и hCB. Далее вычисляем максимально возможный уклон i и расходную характеристику К или модуль удельного сопротивления А = 1/К2
; ![]()
и по значению К или А из таблицы [4, 5, 7] для данного материала трубы принимаем ближайший больший стандартный диаметр. Если принять ближайший меньший диаметр, то потери напора по длине будут больше H, а это вызовет снижение свободного напора в конце участка, что противоречит условию задачи. Если для выбора диаметра пользоваться таблицами Ф.А. Шевелева [1], то по значению i и расчетному расходу Q принимаем больший стандартный диаметр.
1.5.2. Расчет диаметра участков сложного ответвления
Расчет диаметра на участках сложного ответвления (два и более участков) производится при известных расходах Q на каждом участке, длинах участков 1, материале труб, пьезометрических отметках в начале ответвления и в конце последнего участка этого ответвления.
Определяем напор Н на всем ответвлении 1- 7, 2 - 9 (см. рис. 3) и находим средний пьезометрический уклон iс на ответвлении:
|
|
(14) |
Где ∑l - сумма длин всех участков, входящих в ответвление.
Сумма потерь напора ∑ hдл на всех участках ответвления при выбранных диаметрах каждого участка должна быть равной или несколько меньшей напора Н.
Расчет диаметра участков выполняется одним из двух способов. При одном из них вычисляется расходная характеристика К на каждом участке с расходом на нем Q:
или ![]()
и по значению Кс или Ас из таблицы [4, 5, 7] в зависимости от материала труб выбираются два диаметра d1 и d2, которые имеют табличные значения К - один больше Кс, другой меньше ее. Такой выбор d1 и d2 производится на всех участках ответвления. Затем подсчитываются потери напора на каждом участке при d1 и d2:
hдл = qQ2l/K2 или hдл = qAQ2l
где Q - расход на участке; l - длина участка; К - табличное значение расходной характеристики; А - модуль удельного сопротивления; q - поправочный коэффициент, Далее принимаются варианты диаметров на участках, и для каждого варианта подсчитывается сумма потерь напора ∑hдл. Окончательно принимается тот вариант, при котором сумма потерь ∑hдл. будет ближе всего к напору Н, но не превосходит его.
При другом способе расчета пользуются таблицами Ф.А. Шевелева [1]. Для этого по значению расхода Q на каждом участке и среднем пьезометрическом уклоне lс при заданном материале труб выбираются два диаметра d1 и d2 и также, как и в первом способе, вычисляется сумма потерь ∑hдл
Рассмотрим алгоритм расчета на ЭВМ потерь напора ∑hдл на участках [3].
1. Введем исходные данные: напор на ветке Н, м, длины участков l, м, расход воды на участках Q, м3 /с, перечень стандартных труб.
2. Вычисляем средний пьезометрический уклон по (14).
3. Из формулы потерь напора по длине hдл:
|
|
(15) |
при
, υ = 4Q / (pd2)
и l
= 0,021 / d0,3 вычисляем
диаметр d
|
|
(16) |
4. Если при этом диаметре скорость v = 4Q/ (pd2) < 1,2 м/с, то значение диаметра уточняем. Для этого вычисляем значения l по (4) и из (15) находим значение диаметра:
|
|
(17) |
5. По найденному диаметру в формулах (16) или (17) выбираем из перечня диаметров ближайшие больший d1 и меньший d2.
6. Вычисляем в зависимости от скоростей v1 и v2 коэффициент по выражению (3) или (4). Затем из (15) определяем уклон на участке:
, ![]()
и потери по длине hдл участка:
|
hдл = il |
(18) |
На печать выводятся диаметры d1 и d2 на каждом участке и соответствующие им уклоны i и потери напора hдл. Дальнейший анализ вариантов производится ручным расчетом, при этом следует учесть, чтобы в выбранном варианте диаметров на всем ответвлении масса труб была близкой к минимальной. С некоторым допущением это условие можно представить в таком виде:
∑(lidi) = min.
Ответвления магистрали разделяют ее на простые участки с постоянным расходом в пределах каждого участка (см. рис. 3). Расчетный расход Qp на каком-либо участке равен сумме всех расходов, забираемых из сети в конце и ниже (по движению воды) этого участка. Если на участке имеется равномерно распределенный по длине Qn путевой расход Q = ql, то расчетный расход равен сумме Q и 0,55Qп. Для нижерасположенных участков Qn учитывается полной величиной. Таким же способом вычисляется расчетный расход и на участках ответвлений при расчете диаметра.
Потери напора по длине каждого (i-го) участка магистрали определяют, пользуясь таблицей расходных характеристик К или таблицами Ф.А. Шевелева. В первом случае пользуются формулой:
или
,
во втором случае выражением (18), где уклон i берется по значениям Qp и диаметра d. Местные потери (задвижки, повороты и т.д.) принимают равными 5 - 10 % от потерь hдл., т.е. hм = (0,05 - 0,1) hдл
Обычно расчет начинают с концевой точки магистрали, наиболее удаленной от места расположения напорной башни. Отметка пьезометрической линии в этой точке равна (рис. 4) ÑK = ZK + hCB, где Zk - геодезическая отметка поверхности земли в концевой точке (узле);
hсв - минимальный свободный напор в этом же узле. Пьезометрическая отметка любой предыдущей точки равна пьезометрической отметке последующей плюс потери напора hпот на участке между этими точками. Таким образом, отметка пьезометрической линии в начале магистрали, представляющей собой отметку уровня воды в водонапорной башне (точке А), равна ÑA = Ñk + ∑hпот, где ∑hпот - потери напора на всех участках магистрали. Все расчеты отметок удобнее вести табличным способом (табл. 2).
|
Участок магистрали |
Номер точки участка |
Qр, л/с |
d, мм |
i |
l, м |
hдл, м |
hпот |
Отметка пьезометр. линий |
|
|
|
|
|
|
|
|
|
|

Если задана распределительная сеть без указания магистрали, то выбор ее производится следующим образом. Намечают несколько вариантов магистрали и для каждого варианта вышеописанным способом вычисляют отметку Ñа. Принимается тот вариант, у которого отметка Ñа имеет наибольшее значение.
Напорная башня выбирается по справочным данным [9] в зависимости от высоты ствола и вместимости бака.
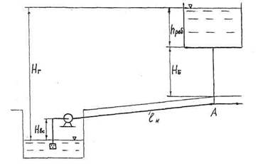
Высоту ствола башни найдем из условия, что при полной откачке аккумулирующего объема Wак отметка пьезометрической линии Ñа совпадает с дном бака (см. рис. 4). Тогда высоту ствола Н6 определяем из выражения:
Н6 = Ñа - Za ,
где ZA - геодезическая отметка поверхности земли в месте расположения башни.
Если значение Н6 получено больше стандартных величин, то необходимо увеличить диаметры участков магистрали и повторить расчет отметок пьезометрической линии и Н6. Вместимость бака W складывается из аккумулирующего объема Wак, объема Wn на противопожарные цели и объема Wt на технические нужды.
Аккумулирующий объем Wак определяется в зависимости от режима работы насосов и суточного ступенчатого графика потребления, на котором по оси абсцисс дано время в часах, а на оси ординат - часовой расход воды в процентах от суточного расхода. На рис. 5 приведен в качестве примера ступенчатый график водопотребления, совмещенный с подачей насоса, работающего в течение 14 часов (с 6 до 20 часов). Часовой расход насоса при этом составит 100 % / 14 = 7,14 % от суточного расхода. Заштрихованная площадь на графике соответствует аккумулирующему объему Wак в процентах от суточного расхода.
Аккумулирующий объем легко определить, совместив интегральную кривую расходов воды в процентах от суточного расхода, и кривую подачи насоса. Для данного примера примем, что начало координат соответствует 6 часам - началу работы насоса (рис. 6). Равномерная подача насоса изобразится прямой линией ОД, продолженной до конца работы в 20 часов с ординатой в 100 %. Ординаты интегральной кривой ОЕ равны сумме процентов с графика водопотребления, начиная с 6 часов и заканчивая суммирование через 24 часа, т.е. в течение суток. Наибольшая величина разности ординат прямой ОД и кривой ОЕ, т.е. отрезок ДК, соответствует аккумулирующему объему в процентах от суточного расхода. В данном примере ДК = 24 %, следовательно Wак = 0,24 Qcyт.
Объем Wn на противопожарные цели принимается по нормативным документам, а объем Wт на технические нужды - в процентах от Wак . Тогда вместимость бака равна W = Wак + Wn + Wт.
Зная W и Н6, из справочника [9] в зависимости от принятого материала башни (кирпичная с металлическим баком, унифицированная стальная) выбирается тип напорной башни.
Выбор марки насоса определяется условием: рабочая точка А должна располагаться в зоне наибольших значений коэффициента полезного действия л насоса, а соответствующий этой точке А расход Qpa6 должен быть равным или большим подачи насоса Q. Рабочая точка А (рис. 7) получается:



Рис. 7
при пересечении характеристики насоса Н = f1(Q)(кривая ВС), взятой из справочных данных [10], и характеристики трубопровода (кривая ДЕ), представляющей собой потребный напор Н при различных подачах Q.
Ординаты характеристики трубопровода вычисляются из выражения:
H = Hг + hвc.м + hвс.дл + hн.м + hн.дл,
где Hг - геометрическая высота нагнетания, равная разности геодезических отметок уровня воды в напорной башне и в приемном колодце;
hвc.м и hвс.дл. -потери напора соответственно местные и по длине во всасывающем трубопроводе; hнм и hн.дл, - то же в нагнетательном водоводе.
Геометрическая высота Нг равна:
Нг = Ñа + hраб - Zp ,
где Ñа - отметка пьезометрической линии в напорной башне (на уровне дна бака);
hраб - высота слоя воды в ней при полном заполнении;
Zp - отметка уровня воды в приемном колодце.
Местные потери во всасывающем трубопроводе определяются из выражения:
![]()
![]()
где ∑ξ - сумма коэффициентов местных сопротивлений на всасывающем трубопроводе [4, 5, 7];
vвс - средняя скорость в нем.
Потери напора по длине hвс.дл определяются из формулы:
![]()
где l - коэффициент сопротивления по длине;
lвс - длина;
dвс - диаметр всасывающего трубопровода.
Коэффициент l вычисляется из формулы:
|
|
(19) |
где v - кинематическая вязкость воды.
Потери напора по длине нагнетательного водовода hн.дл определяются из выражения:
hн.дл = ilн
где i - уклон, берется из таблиц Ф.А. Шевелева [1] по значениям расхода Q и диаметра водовода dн.
Для вычисления ординат характеристики трубопровода задаются рядом значений расходов, взятых с оси абсцисс графика характеристики насоса, и для каждого расхода вычисляются hвс.м, hвс.дл, hн.дл
Местные потери напора в нагнетательном водоводе принимаются равными 5 - 10 % от потерь по длине hн.дл
После выбора марки насоса необходимо вычислить допускаемую высоту установки оси насоса Нвсдоп, которая определяется из выражения:

где hвак.доп - допускаемый вакуум, берется из тех же справочных данных, что и характеристики насоса;
a - коэффициент Кориолиса, принимается обычно равным единице;
∑ξ - сумма коэффициентов местных сопротивлений на всасывающем трубопроводе [4, 5, 7];
l - коэффициент определяется по формуле (19);
lвс - длина;
dвс - диаметр;
vвс - скорость в трубопроводе при расходе, на который рассчитан диаметр трубопровода.
При нормальной эксплуатации насоса его ось должна возвышаться над минимальным уровнем воды в приемном колодце не более Hвс.доп.
1. Шевелев Ф.А. Таблицы для гидравлического расчета стальных, чугунных, асбестоцементных, пластмассовых водопроводных труб. М.: Стройиздат, 1987. 40 с.
2. Тугай A.M., Терновцев В.Е. Водоснабжение. Курсовое проектирование: Учеб. пособие для вузов. Киев: Выща шк., 1980. 208 с.
3. Гидравлический расчет диаметра трубопроводов систем водоснабжения с применением ЭВМ: Метод. указания / Сост. В.Е. Русаков, А.А. Гаврилов. Владимир, 1994. 15 с.
4. Штеренлихт Д.В. Гидравлика. М.: Энергоатомиздат, 1984. 640 с.
5. Агроскин И.И., Дмитриев Г.Т., Пикалов Ф.И. Гидравлика. М.: Энергия, 1964. 351 с.
6. Гидравлика, водоснабжение и канализация / В.И. Калицун, B.C. Кедров, Ю.М. Ласков и др. М.: Стройиздат, 1980. 359 с.
7. Курганов A.M., Федоров Н.Ф. Гидравлические расчеты систем водоснабжения и водоотведения: Справ. /Под общ. ред. A.M. Курганова. Л.: Стройиздат, 1986. 440с.
8. СНиП 2.04.02-84. Водоснабжение. Наружные сети и сооружения. М.: Стройиздат, 1985, 70 с.
9. Логинов В.П., Шуссер Л.М. Справочник по сельскохозяйственному водоснабжению. / Под ред. B.C. Оводова. М.: Стройиздат, 1980. 287 с.
10. Центробежные консольные насосы типа К и КМ: Строительный каталог. М.: СантехНИИ проект, 1992. 73 с.
|
ГОСТЫ, СТРОИТЕЛЬНЫЕ и ТЕХНИЧЕСКИЕ НОРМАТИВЫ. Некоммерческая онлайн система, содержащая все Российские Госты, национальные Стандарты и нормативы. В Системе содержится более 150000 файлов нормативно-технической документации, действующей на территории РФ. Система предназначена для широкого круга инженерно-технических специалистов. Copyright © www.gostrf.com, 2008 - 2025 |