Крупнейшая бесплатная информационно-справочная система онлайн доступа к полному собранию технических нормативно-правовых актов РФ. Огромная база технических нормативов (более 150 тысяч документов) и полное собрание национальных стандартов, аутентичное официальной базе Госстандарта. GOSTRF.com - это более 1 Терабайта бесплатной технической информации для всех пользователей интернета. Все электронные копии представленных здесь документов могут распространяться без каких-либо ограничений. Поощряется распространение информации с этого сайта на любых других ресурсах. Каждый человек имеет право на неограниченный доступ к этим документам! Каждый человек имеет право на знание требований, изложенных в данных нормативно-правовых актах!

  


 

МИНИСТЕРСТВО ПУТЕЙ СООБЩЕНИЯ СССР
ГЛАВНОЕ УПРАВЛЕНИЕ ПУТИ
НАУЧНО ИССЛЕДОВАТЕЛЬСКИЙ ИНСТИТУТ МОСТОВ

Утверждено

Главным управлением пути МПС

30 ноября 1986 г.

РУКОВОДСТВО ПО ОПРЕДЕЛЕНИЮ ГРУЗОПОДЪЕМНОСТИ ЖЕЛЕЗОБЕТОННЫХ ПРОЛЕТНЫХ СТРОЕНИЙ ЖЕЛЕЗНОДОРОЖНЫХ МОСТОВ

МОСКВА «ТРАНСПОРТ» 1989

Содержание

ПРЕДИСЛОВИЕ

1. ОБЩИЕ УКАЗАНИЯ

2. РАСЧЕТНЫЕ ХАРАКТЕРИСТИКИ МАТЕРИАЛОВ

3. НАГРУЗКИ И КОЭФФИЦИЕНТЫ

4. ОПРЕДЕЛЕНИЕ ГРУЗОПОДЪЕМНОСТИ ПРОЛЕТНЫХ СТРОЕНИЙ С НЕНАПРЯГАЕМОЙ АРМАТУРОЙ ПО ОПАЛУБОЧНЫМ И АРМАТУРНЫМ ЧЕРТЕЖАМ

5. ОПРЕДЕЛЕНИЕ ГРУЗОПОДЪЕМНОСТИ ПРОЛЕТНЫХ СТРОЕНИЙ С НЕНАПРЯГАЕМОЙ АРМАТУРОЙ НА ОСНОВЕ СОПОСТАВЛЕНИЯ РАСЧЕТНЫХ НОРМ

6. УЧЕТ ВЛИЯНИЯ ДЕФЕКТОВ ПРОЛЕТНОГО СТРОЕНИЯ

7. КЛАССИФИКАЦИЯ ПОДВИЖНОГО СОСТАВА. ОПРЕДЕЛЕНИЕ УСЛОВИЙ ПРОПУСКА ПОЕЗДНЫХ НАГРУЗОК

8. ОБСЛЕДОВАНИЕ И ИСПЫТАНИЕ ПРОЛЕТНЫХ СТРОЕНИИ

ПРИЛОЖЕНИЕ 1

ЭТАЛОННАЯ НАГРУЗКА

ПРИЛОЖЕНИЕ 2

ОПРЕДЕЛЕНИЕ ГРУЗОПОДЪЕМНОСТИ ПРОЛЕТНЫХ СТРОЕНИИ С НАПРЯГАЕМОЙ АРМАТУРОЙ

ПРИЛОЖЕНИЕ 3

КЛАССЫ НЕКОТОРЫХ ПРОЛЕТНЫХ СТРОЕНИЙ С НЕНАПРЯГАЕМОЙ АРМАТУРОЙ

ПРИЛОЖЕНИЕ 4

КОЭФФИЦИЕНТ УМЕНЬШЕНИЯ ДИНАМИЧЕСКОГО ВОЗДЕЙСТВИЯ ВРЕМЕННОЙ НАГРУЗКИ

ПРИЛОЖЕНИЕ 5

ОПРЕДЕЛЕНИЕ ДОЛИ ВРЕМЕННОЙ НАГРУЗКИ ДЛЯ ГЛАВНОЙ БАЛКИ ПРОЛЕТНОГО СТРОЕНИЯ, РАСПОЛОЖЕННОГО НА КРИВОЙ

ПРИЛОЖЕНИЕ 6

ПРИМЕР ОПРЕДЕЛЕНИЯ ГРУЗОПОДЪЕМНОСТИ ПРОЛЕТНОГО СТРОЕНИЯ С НЕНАПРЯГАЕМОИ АРМАТУРОЙ ПО ОПАЛУБОЧНЫМ И АРМАТУРНЫМ ЧЕРТЕЖАМ

ПРИЛОЖЕНИЕ 7

ГРАФИКИ КЛАССОВ РАСЧЕТНЫХ НАГРУЗОК 1896-1925 гг. В ЕДИНИЦАХ ЭТАЛОННОЙ НАГРУЗКИ H1

ПРИЛОЖЕНИЕ 8

ДИНАМИЧЕСКИЕ КОЭФФИЦИЕНТЫ И ДОПУСКАЕМЫЕ НАПРЯЖЕНИЯ ПО СТАРЫМ НОРМАМ ПРОЕКТИРОВАНИЯ

ПРИЛОЖЕНИЕ 9

ПРИМЕР ОПРЕДЕЛЕНИЯ ГРУЗОПОДЪЕМНОСТИ ПРОЛЕТНОГО СТРОЕНИЯ С НЕНАПРЯГАЕМОИ АРМАТУРОЙ НА ОСНОВЕ СОПОСТАВЛЕНИЯ РАСЧЕТНЫХ НОРМ

ПРИЛОЖЕНИЕ 10

УЧЕТ ВЛИЯНИЯ ДЕФЕКТОВ ПРОЛЕТНОГО СТРОЕНИЯ В РАСЧЕТАХ НА ВЫНОСЛИВОСТЬ

ПРИЛОЖЕНИЕ 11

КЛАССЫ ПОЕЗДНЫХ НАГРУЗОК ДЛЯ РАСЧЕТА ПЛИТЫ БАЛЛАСТНОГО КОРЫТА ПРОЛЕТНЫХ СТРОЕНИЙ

ПРИЛОЖЕНИЕ 12

КАРТОЧКА ОБСЛЕДОВАНИЯ ЖЕЛЕЗОБЕТОННОГО ПРОЛЕТНОГО СТРОЕНИЯ

ПРИЛОЖЕНИЕ 13

ПРИМЕРНЫЙ ПЕРЕЧЕНЬ ПРИБОРОВ, ИНСТРУМЕНТОВ И ПРИСПОСОБЛЕНИИ, РЕКОМЕНДУЕМЫХ ДЛЯ ОБСЛЕДОВАНИЯ ПРОЛЕТНЫХ СТРОЕНИИ

ПРИЛОЖЕНИЕ 14

СХЕМА УСТАНОВКИ МЕРНЫХ РЕЕК ДЛЯ ИЗМЕРЕНИЯ РАЗМЕРОВ ПОПЕРЕЧНОГО СЕЧЕНИЯ И ОПРЕДЕЛЕНИЯ СМЕЩЕНИЯ ОСИ ПУТИ

ПРИЛОЖЕНИЕ 15

МЕТОДИКА СОСТАВЛЕНИЯ ИЛИ ПРОВЕРКИ АРМАТУРНЫХ ЧЕРТЕЖЕЙ ПРОЛЕТНЫХ СТРОЕНИИ

ПРИЛОЖЕНИЕ 16

ОСНОВНЫЕ ДАННЫЕ И МЕТОДИКА РАБОТЫ СО СКЛЕРОМЕТРОМ ШМИДТА

ПРИЛОЖЕНИЕ 17

ФОРМА ЖУРНАЛА ДЛЯ ОПРЕДЕЛЕНИЯ ПРОЧНОСТИ БЕТОНА В ПРОЛЕТНЫХ СТРОЕНИЯХ

ПРИЛОЖЕНИЕ 18

СХЕМА УСТАНОВКИ ИНДИКАТОРА НА ПРОЛЕТНОМ СТРОЕНИИ

Приведены основные положения, нормы и практические указания по определению грузоподъемности балочных железобетонных, пролетных строений эксплуатируемых железнодорожных мостов. Расчетные формулы построены на основе принятой в СССР методики расчета инженерных сооружении но предельным состояниям. Руководство составили сотрудники НИИ мостов ЛИИЖТа А.X. Астрахан, А.Л. Брик, А.М. Немзер, А.Н. Яблонский; сотрудники кафедры «Мосты» МИИТа Н.Н Богданов, И.Ш. Гершуни, В.А. Евдокимов; сотрудники кафедры «Мосты» НИИЖТа С.А. Бокарев, Ю.М. Широков, А.Н. Яшнов. В разработке Руководства принимали участие З.В. Ботвиник (НИИ мостов), Г.М. Власов (НИИЖТ), А.И. Богатырев, Г.И. Богданов, Э.С. Карапетов (ЛИИЖТ), О.С. Шебякин (Отдел инженерных сооружении ЦП МПС).

ПРЕДИСЛОВИЕ

Настоящее Руководство по определению грузоподъемности железобетонных пролетных строений железнодорожных мостов представляет собой переработанное и дополненное Руководство 1974 г. При переработке учтен опыт эксплуатации железобетонных мостов, а также результаты научно-исследовательских работ, позволяющие уточнить расчеты.

С целью унификации методик определения грузоподъемности металлических и железобетонных пролетных строений в настоящем Руководстве сохранены принципы расчета пролетных строений методом классификации и эталонная нагрузка по схеме H1.

Все данные по обращающимся в настоящее время и перспективным подвижным нагрузкам на железных дорогах приведены в Указаниях по определению условий пропуска поездов по железнодорожным мостам.

Переработка Руководства осуществлена Научно-исследовательским институтом мостов ЛИИЖТа, кафедрами «Мосты» МИИТа и НИИЖТа при участии кафедры «Мосты» ЛИИЖТа. Отдельные положения и принципиальные вопросы рассмотрены комиссией инженерных сооружений и строительства научно-технического совета МПС.

Заместитель начальника

Главного управления пути МПС                                                 А.П. Яриз

1. ОБЩИЕ УКАЗАНИЯ

Основные положения определения грузоподъемности пролетных строений методом классификации

1.1. В соответствии с требованиями Правил технической эксплуатации железных дорог Союза ССР все мосты железнодорожной сети классифицируют по грузоподъемности с целью определения условий пропуска по ним различных поездных нагрузок, включая тяжелые транспортеры, и для решения вопросов об усилении, ремонте или замене сооружений.

1.2. Классификация по грузоподъемности железобетонных пролетных строений железнодорожных мостов и определение условий их эксплуатации производятся на основании настоящего Руководства.

Руководство разработано применительно к балочным однопутным разрезным железобетонным пролетным строениям всех типов и норм проектирования под железную дорогу нормальной колеи. Грузоподъемность железобетонных пролетных строений других систем (неразрезных, рамных, арочных) до разработки специальных указаний следует определять в соответствии с действующими нормативными документами по проектированию мостов с учетом фактического состояния сооружений.

1.3. При определении грузоподъемности пролетных строений и условий их эксплуатации необходимо учитывать:

а) фактическую прочность бетона и арматурной стали, из которых изготовлено пролетное строение;

б) физическое состояние пролетных строений, т.е. наличие в них дефектов и повреждений, появившихся в процессе эксплуатации, атмосферных воздействий и других причин;

в) фактическую толщину балластного слоя;

г) фактическое смещение оси пути относительно оси пролетного строения.

1.4. Определение грузоподъемности железобетонных пролетных строений железнодорожных мостов методом классификации производится по предельным состояниям первой группы (на прочность и выносливость).

Для каждого элемента пролетного строения (плиты балластного корыта, главных балок) определяют максимальную интенсивность временной вертикальной равномерно распределенной нагрузки, которая не вызывает наступление предельного состояния при нормальной эксплуатации моста. Рассчитанную таким образом интенсивность в дальнейшем для краткости называют допускаемой временной нагрузкой.

Допускаемую временную нагрузку k выражают в единицах эталонной нагрузки kн с учетом соответствующего динамического коэффициента (1 + m). Число единиц эталонной нагрузки является классом элемента пролетного строения К:

                                                                                                                      (1.1)

где y - коэффициент, унифицирующий результаты классификации главных балок металлических и железобетонных пролетных строений (см. п. 3.6). Значения k и kн определяют для одной и той же линии влияния (по ее длине и положению вершины).

В качестве эталонной нагрузки kн принимают временную вертикальную эквивалентную нагрузку по схеме H1 (приложение 1).

1.5. Подвижной состав (локомотивы, вагоны, транспортеры, краны н другие специальные нагрузки) классифицируют по воздействию на пролетные строения мостов с выражением эквивалентной нагрузки от подвижного состава в единицах той же эталонной нагрузки kн, число единиц которой - класс подвижного состава К0.

Классификацию подвижного состава выполняют в соответствии с указаниями раздела 7.

Сравнение классов подвижного состава с классами элементов пролетных строений позволяет судить о возможности и условиях пропуска его по мостам.

1.6. Главные балки пролетных строений с напрягаемой арматурой без существенных дефектов (трещин в нижних поясах; наклонных трещин в вертикальных стенках; трещин, отделяющих плиту от стенки) имеют достаточную грузоподъемность, и их расчет допускается не производить. В случае необходимости расчет главных балок пролетных строений с напрягаемой арматурой выполняют согласно указаниям приложения 2.

Способы определения грузоподъемности

1.7. При определении грузоподъемности пролетных строений в первую очередь следует установить возможность использования сведений о грузоподъемности типовых пролетных строений. Для этого необходимо сопоставить данные, полученные при обследовании пролетного строения, с данными по типовым проектам, приведенными в приложениях 2 и 3.

Сопоставляют по всем размерам поперечных сечений, продольным размерам, количеству диафрагм и виду водоотвода. Кроме того, следует сопоставить данные о годе выпуска проекта с годом изготовления пролетного строения. Если все эти показатели совпадают с проектными, то для пролетных строений с ненапрягаемой арматурой следует измерить диаметр рабочей арматуры по меньшей мере в одном месте, вскрыв в случае необходимости защитный слой бетона.

При совпадении указанных сведений, а также данных о смещении оси пути и толщине балластного слоя на мосту грузоподъемность пролетного строения может быть определена по данным о классах элементов соответствующего проекта пролетного строения.

1.8. При отсутствии возможности использовать сведения о типовых пролетных строениях (см. п. 1.7) грузоподъемность пролетных строений с ненапрягаемой арматурой определяют на основе следующих способов:

1) расчета пролетного строения по опалубочным и арматурным чертежам (см. разд. 4);

2) сопоставления расчетных норм, по которым проектировали пролетное строение, с действующими нормативными документами (см. разд. 5).

Первый из этих способов применяют при наличии достоверных арматурных чертежей; при отсутствии таких чертежей можно использовать второй способ. Если грузоподъемность пролетного строения, определенная по второму способу или путем привязок к одному из рассчитанных пролетных строении (см. п. 1.7) недостаточна, рекомендуется уточнить грузоподъемность путем расчета по первому способу, используя данные выборочного вскрытия арматуры, или путем испытания моста (см. разд. 8), проводимого специализированными организациями.

При наличии в пролетном строении дефектов, влияющих на грузоподъемность, оно должно быть рассчитано в соответствии с указаниями разд. 6.

Расчетные схемы и сечения

1.9. Определение грузоподъемности пролетного строения включает расчеты в сечениях плиты балластного корыта и главных балок.

Расчет плиты балластного корыта выполняют по балочной расчетной схеме в направлении поперек оси моста. Ширину рассчитываемого участка плиты принимают равной 1 м вдоль оси моста.

Расчетной схемой главной балки считается свободно опертая балка с расчетным пролетом l, равным расстоянию между центрами опорных частей. При отсутствии опорных частей, а также в случае применения плоских опорных частей

                                                                                                                             (1.2)

где l' - расстояние в свету между передними гранями площадок опирания пролетного строения на опоры; b - длина площадки опирания пролетного строения на подферменнике опоры.

1.10. Расчетными сечениями являются:

для консольной части плиты балластного корыта - сечения в местах заделки плиты;

для монолитного участка плиты балластного корыта между соседними ребрами - сечения в местах заделки и середине пролета плиты;

для главных балок - сечение в середине пролета.

Кроме перечисленных, расчетными сечениями для плиты балластного корыта и главных балок следует считать:

сечения, где имеются отгибы или обрывы стержней рабочей арматуры;

сечения, где резко меняются геометрические размеры конструкции;

сечения, имеющие дефекты, которые влияют на грузоподъемность конструкции.

2. РАСЧЕТНЫЕ ХАРАКТЕРИСТИКИ МАТЕРИАЛОВ

Бетон

2.1. Расчетные сопротивления бетона приведены в табл. 2.1 в зависимости от фактической прочности бетона, определяемой при обследовании (см. п. 8.9). Для промежуточных значений фактической прочности бетона расчетные сопротивления определяются по интерполяции.

Расчетные сопротивления бетона сжатию в расчетах элементов на выносливость следует вычислять по формуле

Rbf = 0,6ebRb,                                                                                                                         (2.1)

где eb - коэффициент, зависящий от асимметрии цикла напряжений rb (см. п. 2.3):

rb

0,1 и менее

0,2;

0,3

0,4

0,5

0,6 и более

eb

1,00

1,06

1,10

1,15

1,20

1,24

Модули упругости бетона Еb при фактической прочности бетона R в конструкции имеют следующие значения:

R, МПа (кгс/см2)

25,0(250) и менее

30,0(300)

40,0(400)

50,0(500)

60,0(600)

Еb×10-3, (кгс/см2)

27,0(270)

29,5(295)

33,5(335)

36,0(360)

38,5(385)

Таблица 2.1. Расчетные сопротивления бетона

Вид сопротивления

Условные обозначения

Расчетные сопротивления бетона, МПа (кгс/см2), при фактической прочности бетона R в конструкции, МПа (кгс/см2)

13,0 (130)

15,0 (150)

20,0 (200)

23,0 (250)

30,0 (300)

40,0 (400)

50,0 (500)

60,0 (600)

Сжатие при расчете на прочность

Rb

5,5 (55)

6,5 (65)

8,5 (85)

10,0 (100)

12,0 (120)

16,0 (160)

19,5 (195)

23,0 (230)

Растяжение при расчете на прочность

Rbt

0,50 (5,0)

0,55 (5,5)

0,65 (6,5)

0,85 (8,5)

0,90 (9,0)

1,10 (11,0)

1,25 (12,5)

1,35 (13,5)

Примечания. 1. При классификации пролетных строений мостов, эксплуатируемых при расчетной минимальной температуре воздуха ниже минус -10 °С, табличные значения следует умножать на коэффициент условий работы 0,9.

2. Расчетную минимальную температуру воздуха определяют согласно указаниям СНиП 2.05.03-84.

Арматура

2.2. Расчетные сопротивления ненапрягаемой стержневой арматуры растяжению Rs и сжатию Rsc, МПа (кгс/см2), при расчете элементов на прочность:

Арматура гладкая ................................ 190(1900)

Арматура периодического профиля ... 240(2400)

Расчетные сопротивления напрягаемой арматуры следует принимать по табл. 2.2.

Таблица 2.2. Расчетные сопротивления напрягаемой арматуры

Диаметр, мм

Расчетные сопротивления растяжению Rp натрясаемой арматуры из высокопрочной проволоки, МПа (кгс/см2)

гладкой

периодического профиля

3

1120 (11200)

1100 (11000)

4

1060 (10600)

1030 (10300)

9

1000 (10000)

940 (9400)

6

940 (9400)

885 (8850)

7

885 (8850)

825 (8250)

8

825 (8250)

765 (7650)

При наличии сведений о марке и классе арматурной стали, использованной в пролетном строении, допускается устанавливать ее расчетные сопротивления согласно указаниям СНиП 2.05.03-84.

Расчетные сопротивления арматурной стали для ненапрягаемой Rsf и напрягаемой арматуры Rpf при расчете элементов на выносливость следует определять по формулам:

Rsf = ersRs;                                                                                                                            (2.2)

Rpf = erpRp,                                                                                                                            (2.3)

где ers, erp - коэффициенты, зависящие от асимметрии цикла напряжений в арматуре r (см. п. 2.3) и принимаемые по табл. 2.3.

Таблица 2.3. Коэффициенты ers и erp

Вид арматуры

Значения коэффициентов ers и erp при r, равном

0

0,1

0,2

0,3

0,35

0,4

0,5

0,6

0,7

0,75

0,8

0,85

0,9

1

 

Коэффициент ers

Гладкая

0,81

0,85

0,89

0,97

1

1

1

1

1

1

1

1

1

1

Периодического профиля

0,67

0,70

0,74

0,81

0,83

0,87

0,94

1

1

1

1

1

1

1

 

Коэффициент erp

Гладкая

-

-

-

-

-

-

-

-

-

0,85

0,97

1

1

1

Периодического профиля

-

-

-

-

-

-

-

-

-

0,78

0,82

0,87

0,91

1

Коэффициенты п' (условное отношение модулей упругости арматуры и бетона), используемые в расчетах элементов с ненапрягаемой арматурой на выносливость, принимают в зависимости от фактической прочности бетона R в конструкции, МПа (кгс/см2):

R.....

20,0 (200) и менее

30,0 (300)

40,0 (400)

50,0 (500)

60,0 (600)

п'....

25

20

15

12

10

Для промежуточных значений прочности бетона коэффициент п' определяют по интерполяции.

Модуль упругости ненапрягаемой арматуры Es принимают равным 2,1×105 МПа (2,1×106 кгс/см2), напрягаемой арматуры Ер - 1,8×105 МПа (1,8×106 кгс/см2).

2.3. Асимметрию цикла напряжений для бетона пролетных строений с ненапрягаемой арматурой следует определять по формуле

                                                                                                                    (2.4)

где Мр - изгибающий момент в расчетном сечении элемента от постоянных нагрузок; Мk - изгибающий момент в расчетном сечении элемента от временной нагрузки.

Значения Мр определяют:

для внутренней и внешней консолей плиты балластного корыта по формулам (4.8) и (4.9) при пр = п'р = 1;

для монолитного участка плиты балластного корыта между соседними ребрами по формуле

Мр = А(pb + pp)l2р;                                                                                                                 (2.5)

для главной балки по формуле (4.22) при пр = п'р = 1.

Значения Мk определяют:

для плиты балластного корыта по формуле

                                                                                                                  (2.6)

для главной балки по формуле

Mk = WeMk'Q.                                                                                                                       (2.7)

В формулах (2.5) - (2.7):

А - коэффициент, равный:

для внешней и внутренней консолей плиты........ 0,5

для монолитного участка плиты между соседними ребрами:

в сечении I..... 0,0625

в сечении II...... 0,1

pb, pp - нагрузки соответственно от веса плиты и веса балласта;

lр - расстояние между внутренними гранями ребер;

k' - минимальное значение допускаемой временной нагрузки k, полученное при расчете на прочность соответственно плиты балластного корыта или главных балок;

lа - длина распределения временной нагрузки:

 для внешней консоли плиты lа = D - z;

 для внутренней консоли плиты lа = l'k - z;

 для монолитного участка плиты lа = lр;

hM - коэффициент, принимаемый по табл. 4.1;

Q - коэффициент уменьшения динамического воздействия временной нагрузки, принимаемый по приложению 4;

b - расчетная ширина плиты, принимаемая равной 1 м;

l0 -длина распределения временной нагрузки, определяемая по формуле (4.4) или (4.5);

W - площадь линии влияния изгибающего момента, определяемая по формуле (4.21);

eM - доля временной нагрузки, приходящаяся на главную балку (см. пп. 3.7-3.9).

Асимметрию цикла напряжений для ненапрягаемой арматуры следует принимать:

При 0 £ rb £ 0,2 .... r = 0,3

   »   0,2 < rb £ 0,75 ... r = 0,15 + 0,8rb,

   »   0,75 < rb ...... r = rb

Здесь rb определяют по формуле (2.4).

3. НАГРУЗКИ И КОЭФФИЦИЕНТЫ

3.1. Нормативные вертикальные нагрузки от веса пролетного строения и балласта с частями пути определяют по фактическим размерам элементов пролетного строения и балластной призмы с учетом удельных весов материалов gн, кН/м3 (тс/м3):

Балласт щебеночный.................................... 17,0(1,70)

То же с частями верхнего строения пути ... 20,0(2,00)

Железобетон................................................... 25,0(2,50)

Бетон на гравии или щебне из природного

камня............................................................. 23,5(2,35)

Сталь............................................................. 78,5(7,86)

Сосна, ель, кедр............................................ 7,0(0,70)

Дуб и лиственница........................................ 9,0(0,90)

При определении нагрузок, действующих на главную балку, вес балласта с частями пути учитывают в пределах плиты, относящейся к данной балке.

Нагрузку на плиту пролетного строения от веса балласта с частями пути принимают равномерно распределенной на участке длиной 1 м в направлении вдоль оси моста. Для внешних консолей плиты интенсивность указанной нагрузки по направлению расчетного пролета (поперек оси моста) определяют с учетом конфигурации балластной призмы.

3.2. Распределение нагрузки от собственного веса элементов пролетного строения разрешается принимать равномерным по длине пролета, если действительная нагрузка на отдельных его участках отклоняется от средней не более чем на 10%.

3.3. Коэффициент надежности по нагрузке пр для всех постоянных нагрузок, кроме веса балласта с частями пути, принимают равным 1,1.

Коэффициент надежности по нагрузке п'р для веса балласта с частями пути принимают равным 1,2.

3.4. Динамические коэффициенты к эталонной нагрузке (1 + m) и к нагрузке от обращающегося подвижного состава (1 + m0) принимают равными:

а) при расчете главной балки

для эталонной нагрузки и для всех поездных нагрузок в зависимости от толщины балластного слоя под шпалой hb по оси моста:

при hb £ 0,25 м

                                                                                                    (3.1)

при hb ³ 1,00 м

1 + m = 1 + m0 = 1,00,

где l - расчетный пролет, м;

для промежуточных значений hb значения (1 + m) и (1 + m0) определяют по интерполяции;

для консольных кранов в рабочем положении

1 + m0 = 1,10;

б) при расчете плиты балластного корыта

hb, м .... 0,25    0,50     0,75     1,00

1+m, .... 1,50    1,43     1,33     1,27

для промежуточных значений hb значения (1 + m) определяют по интерполяции; величину (1 + m0) принимают по рис. 3.1 в зависимости от минимального расстояния между осями в схеме временной нагрузки ak и толщины балластного слоя под шпалой hb по оси моста. Значения динамического коэффициента (1 + m0), полученного по рис. 3.1, следует умножать на 1,1 для пути на песчаном балласте и на 0,9 для пути на железобетонных шпалах.

Уменьшение динамической добавки m0 в расчетах на выносливость учитывают с помощью коэффициента Q, который принимают согласно приложению 4, и вводят в формулы для определения допускаемой временной нагрузки k.

3.5. Коэффициент надежности по нагрузке пk для временной нагрузки принимают равным 1,15 независимо от длины загружения.

Рис. 3.1. Зависимость динамического коэффициента l + m0 от минимального расстояния между осями ak в схеме временной нагрузки

3.6. Коэффициент y, предназначенный для унификации результатов классификации главных балок металлических и железобетонных мостов, принимают:

при расчете главных балок (рис. 3.2)

                                                                                                                      (3.2)

где l - расчетный пролет, м.

При расчете плиты балластного корыта y = 1,00.

Рис. 3.2. Зависимость коэффициента y от расчетного пролета l

Распределение временной нагрузки между главными балками

3.7. Долю временной нагрузки, приходящуюся на главную балку монолитного пролетного строения, расположенного на прямом участке пути, следует определять по формулам:

а) для пролетных строений, имеющих две главные балки под один путь (рис. 3.3):

                                                                                       (3.3)

                                                                                        (3.4)

где A1, А2, B1, B2 - коэффициенты, принимаемые по табл. 3.1 (для балки 2 коэффициенты подставляют в формулы (3.3) и (3.4) с обратным знаком);

е1, е2 - смещения оси пути, м, относительно оси пролетного строения соответственно над левым (x = 0) и правым (х = 1) опорными сечениями; величины е1, е2 положительны при смещении соответствующих точек пути в сторону балки 1; с - расстояние между осями главных балок, м;

Рис. 3.3. Схема расположения пути на пролетном строении

Таблица 3.1. Коэффициенты A1, А2, B1 и В2

Коэффициент

Положение расчетного сечения с координатой x (см. рис. 3.3)

Значение коэффициента

A1

-

0,3

А2

х £ 0,25l

0,1

 

х = 0,5l

0

 

х ³ 0,75l

-0,1

B1

-

0,6

В2

х < 0,5l

0,15

 

х > 0,5l

-0,15

Примечание. Для промежуточных значений х коэффициент А2 определяют по интерполяции.

б) для пролетных строений, имеющих более двух главных балок под один путь,

                                                                                                          (3.5)

где т - число балок; е - смещение оси пути относительно оси пролетного строения, определяемое для eMi по формуле e = (e1 + e2)/2; eQi - над соответствующим опорным сечением; zi, zj - расстояния от оси соответственно i-й и j-й балок до оси пролетного строения с учетом знака.

3.8. Долю временной нагрузки, приходящуюся на главную балку сборного пролетного строения, расположенного на прямом участке пути, следует определять:

а) для пролетных строений, имеющих две не связанные между собой главные балки под один путь, по формулам (см. рис. 3.3):

                                                                                                                 (3.6)

при х < 0,5l

                                                                                                                 (3.7)

при х > 0,5l

                                                                                                                (3.8)

Знак «+» для балки 1, знак «-» для балки 2;

e1 и e2 принимают согласно указаниям п. 3.7;

б) для пролетных строений, имеющих более двух не связанных между собой главных балок под один путь, eMi = eQi по табл. 3.2.

Таблица 3.2. Доли временной нагрузки

Число балок в пролетном строении

Смещение оси пути относительно оси пролетного строения е, м

Номер балки i

1

2

3

4

5

6

3

0,0
0,4

0,30
0,46

0,50
0,50

0,30
0,20

-

-

-

4

0,0
0,4

0,20
0,30

0,46

0,40

0,45
0,45

0,20
0,15

-

-

5

0,0
0,4

0,20
0,30

0,35
0,30

0,25
0,25

0,35
0,30

0,20
0,10

-
-

6

0,0
0,4

0,10
0,20

0,30
0,30

0,20
0,20

0,20
0,30

0,30
0,20

0,10
0,05

Примечания. 1. Значение е определяют согласно указаниям п. 3.7; для промежуточных е значения eMi, eQi определяют по интерполяции.

2. Балки нумеруют последовательно, начиная с крайней, в сторону которой смещена ось пути.

3.9. Долю временной нагрузки, приходящуюся на балку монолитного пролетного строения с ненапрягаемой арматурой, расположенного на кривой и имеющего две главные балки под один путь, следует определять по приложению 5. Если полученные при этом классы главных балок ниже соответствующих классов нагрузки, рекомендуется уточнить величины eM и eQ на основании результатов испытания пролетного строения (см. п. 8.10).

4. ОПРЕДЕЛЕНИЕ ГРУЗОПОДЪЕМНОСТИ ПРОЛЕТНЫХ СТРОЕНИЙ С НЕНАПРЯГАЕМОЙ АРМАТУРОЙ ПО ОПАЛУБОЧНЫМ И АРМАТУРНЫМ ЧЕРТЕЖАМ

Общие указания

4.1. Определение грузоподъемности пролетных строений по опалубочным и арматурным чертежам основано на расчете плиты балластного корыта и главных балок в расчетных сечениях (см. п. 1.10).

Данный способ допускается применять при наличии достоверных арматурных чертежей пролетного строения.

Пример определения грузоподъемности пролетного строения с ненапрягаемой арматурой по опалубочным и арматурным чертежам приведен в приложении 6.

Расчет на прочность

Расчет плиты балластного корыта по изгибающему моменту

4.2. Допускаемую временную нагрузку по прочности следует определять по формулам:

для сечения внешней консоли плиты, расположенного на расстоянии z от наружной грани ребра (рис. 4.1, а),

                                                                                                               (4.1)

для сечения внутренней консоли плиты, расположенного на расстоянии z от внутренней грани ребра (рис. 4.1, б),

                                                                                                              (4.2)

для монолитного участка плиты между соседними ребрами

                                                                                                      (4.3)

где l0 - длина распределения давления от временной нагрузки поперек оси моста:

l0 = B + D' + D".                                                                                                                    (4.4)

Рис. 4.1. Расчетные схемы плиты балластного корыта:
а - пролетное строение с монолитной плитой; б - то же с внутренними консолями

Таблица 4.1. Коэффициенты hМ

Толщина слоя балласта под шпалами hb, м

Смещение оси пути е, м

Внешняя консоль плиты

Внутренняя консоль плиты

Монолитный участок плиты между ребрами

Число главных балок

2

3 и более

2

3 и более

0,25

0,3

0,0

-0,3

1,05

0,80

0,80

0,85
0,90
1,10

1,50

1,20

0,90

1,20

1,80

0,50

0,3

0,0

-0,3

0,90

0,80

0,80

1,20

1,20

1,40

1,35

1,30

1,35

0,75

0,3

0,0

-0,3

0,90

0,80

0,80

1,20

1,20

1,40

1,40

1,35

1,40

1,00

0,3

0,0

-0,3

0,90

0,80

0,80

1,20

1,20

1,40

1,60

1,40

1,60

Примечания 1. Для внешних консолей плиты с шириной балластного корыта между бортами b0 < 4,0 м следует принимать hМ = 1,30.

2. Для внутренних консолей плиты при укладке пути на песчаном балласте следует принимать hМ = 1,50.

3. Для промежуточных значений hb и е значения hМ следует определять по интерполяции.

При выполнении условий  и  формула для l0 приобретает вид

                                                                                                                     (4.5)

В формулах (4.1) - (4.5):

М, МI, МII - предельные изгибающие моменты в расчетных сечениях (см. рис. 4.1), вычисляемые согласно указаниям п. 4.4;

Мр - изгибающий момент от постоянной нагрузки, вычисляемый согласно указаниям п. 4.3;

hМ - коэффициент, учитывающий неравномерное распределение давления на плиту, принимаемый по табл. 4.1;

nk = 1,16;

b - расчетная ширина плиты, равная 1 м;

D - длина распределения временной нагрузки на внешних консолях, определяемая по формулам (рис. 4.1, а):

для балки 1

                                                                                                   (4.6)

для балки 2

                                                                                                 (4.7)

причем, если  или , то следует соответственно принимать  и ;

 -длина внутренней консоли плиты;

lр - расстояние между внутренними гранями соседних ребер;

В - расстояние между наружными гранями ребер;

ls - длина шпалы;

е - смещение оси пути относительно оси пролетного строения (положительное при смещении оси пути в сторону балки 1);

,  - толщина слоя балласта соответственно под левым и правым концами шпалы;

,  - расстояния между наружной гранью ребра и внутренней гранью соответственно левого и правого бортов.

Проверка по грузоподъемности бортов балластных корыт, предусмотренных проектом, не требуется. Проверка усиленных бортов производится по методике, изложенной в типовых решениях («Типовые решения переустройства малых мостов и труб» 501-0-51, МПС, Гипротранспуть, 1975).

4.3. Изгибающий момент от постоянных нагрузок допускается определять без учета их фактической неравномерности по формулам (см. рис. 4.1):

для внешней консоли плиты

(4.8)

для внутренней консоли плиты

                                                                                                (4.9)

для монолитного участка плиты между соседними ребрами

                                                                                                         (4.10)

где  - коэффициенты надежности по нагрузке для постоянных нагрузок, принимаемые согласно п. 3.3; Р0, Рbt - нагрузки соответственно от веса перил и борта балластного корыта, кН (тс); рt - нагрузка от веса тротуара, кН/м (тс/м); рр, рb - нагрузки соответственно от веса плиты и балласта с частями пути, осредненные в пределах расчетного пролета, кН/м (тс/м); lt - длина внешней консоли плиты с учетом тротуара, м; lk - длина внешней консоли плиты, м.

При наличии каких-либо дополнительных нагрузок на внешних консолях плиты их следует учесть в формуле (4.8) с коэффициентом надежности 1,1.

4.4. Предельный изгибающий момент следует определять по формуле

                                                                                    (4.11)

где Rb - расчетное сопротивление бетона сжатию, принимаемое по табл. 2.1; b - расчетная ширина плиты, равная 1 м; х - высота сжатой зоны бетона, определяемая по формуле

                                                                                                                 (4.12)

h0 = h - аs - рабочая высота сечения; здесь h - высота сечения; аs - расстояние от центра тяжести растянутой продольной арматуры до ближайшей грани сечения; Rs, Rsc - расчетные сопротивления соответственно растянутой и сжатой арматуры, принимаемые согласно п. 2.2; As,  - площади сечений соответственно растянутой и сжатой арматуры;  - расстояние от центра тяжести сжатой арматуры до ближайшей грани сечения.

При x > zgh0 следует принимать x = zyh0. Значения zy определяют по формуле

                                                                                    (4.13)

здесь Rb и Rs принимают в мегапаскалях (МПа).

Площадь  в формулах (4.11) и (4.12) учитывают полностью, если , а , где x1 - высота сжатой зоны бетона, определяемая без учета сжатой арматуры ; x2 - то же с учетом .

Если , a , то  учитывают с коэффициентом . При этом d учитывают в пределах 0 £ d £ 1, а при d < 0 предельный изгибающий момент определяют по формуле

                                                                                                                (4.14)

При  в формулах (4.11) и (4.12) принимают .

Расчет плиты балластного корыта по поперечной силе

4.5. Допускаемую временную нагрузку по прочности следует определять по формулам (см. рис. 4.1):

для сечения внешней консоли плиты, расположенного на расстоянии z от наружной грани ребра,

                                                                                                                 (4.15)

для сечения II-II внутренней консоли и монолитного участка плиты между соседними ребрами

                                                                                                                    (4.16)

где Q - предельная поперечная сила, определяемая по формуле

Q = 0,75Rbtbh0;                                                                                                                     (4.17)

hQ - коэффициент, учитывающий неравномерное распределение давления на плиту, принимаемый по табл. 4.2; Rbt - расчетное сопротивление бетона растяжению, принимаемое по табл. 2.1.

Поперечную силу от постоянной нагрузки Qp вычисляют по формулам:

для внешней консоли плиты

Qp = np[P0 + Pbt + pt(ltlk) + pp(lk - z)] + n'ppb(lb - z);                                                           (4.18)

для внутренней консоли и монолитного участка плиты между соседними ребрами

                                                                                                          (4.19)

обозначения см. пп. 4.1, 4.2, 4.3.

При наличии каких-либо дополнительных нагрузок на внешних консолях их следует учесть в формуле (4.18) с коэффициентом надежности 1,1.

Таблица 4.2. Коэффициенты hQ

Толщина слоя балласта под шпалами hb, м

Смещение оси пути е, м

Внешняя консоль плиты

Внутренняя консоль плиты

Монолитный участок плиты между ребрами

Число главных балок

2

3 и более

2

3 и более

 

0,3

1,35

0,90

1,50

1,40

1,80

0,25

0,0

1,10

1,00

0,90

 

-0,3

1,10

1,10

1,40

 

0,3

1,10

1,25

1,40

0,50

0,0

1,10

1,35

1,30

 

-0,3

1,10

1,45

1,40

 

0,3

1,10

1,25

1,50

0,75

0,0

1,10

1,35

1,35

 

-0,3

1,10

1,45

1,50

 

0,3

1,10

1,25

1,70

1,00

0,0

1,10

1,35

1,50

 

-0,3

1,10

1,45

1,70

Примечания. 1. Для внешних консолей плиты с шириной балластного корыта между бортами b0 < 4,0 м следует принимать hQ =130. 2. Для внутренних консолей плиты при укладке пути на песчаном балласте следует принимать hQ = 1,50. 3. Для промежуточных значений hb и е значения hQ следует определять по интерполяции.

Расчет главной балки по изгибающему моменту

4.6. Допускаемую временную нагрузку по прочности для сечения главной балки, расположенного на расстоянии а от ближайшей опоры, следует определять по формуле

                                                                                                                       (4.20)

где М - предельный изгибающий момент в рассматриваемом сечении, вычисляемый в соответствии с указаниями п. 4.7; Мр - изгибающий момент от постоянной нагрузки; nk = 1,15; eM - доля временной нагрузки, приходящаяся на балку (см. пп. 3.7-3.9); W - площадь линии влияния изгибающего момента в рассматриваемом сечении, определяемая по формуле

                                                                                                                          (4.21)

l - расчетный пролет.

В случае когда постоянную нагрузку принимают равномерно распределенной по длине пролетного строения

                                                                                                          (4.22)

где пр,  - коэффициенты надежности для постоянных нагрузок, принимаемые согласно п. 3.3; рр, рb - постоянные нагрузки от веса балласта с частями пути и веса пролетного строения с обустройствами на одну главную балку, кН/м (тс/м).

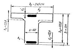
4.7. В расчетное сечение главной балки следует включать плиту балластного корыта, находящуюся частично или полностью в сжатом зоне. Учитываемая в расчете длина консоли плиты (таврового, двутаврового и подобного им сечения главной балки) не должна превышать 6hf, считая от начала свеса (рис. 4.2). Начало свеса принимают от ребра балки или от конца вута, если он имеет уклон 1:3 и более. Со стороны соседней балки длина консоли, вводимая в расчет, не должна превышать lр/2, где lр - расстояние между внутренними гранями ребер.

Рис. 4.2. Расчетная схема для поперечного сечения главной балки

Приведенную по площади толщину сжатого пояса hf определяют как результат деления площади плиты с учетом вутов и ребра (в пределах высоты вутов) на ширину плиты bf. Борта плиты в расчетное сечение не включают.

Высота сжатой зоны бетона (см. рис. 4.2)

                                                                                           (4.23)

при x > zgh0 следует принимать x = zyh0, где коэффициент zy определяют по формуле (4.13); b - толщина стенки. Остальные обозначения см. п. 4.4 и рис. 4.2.

Предельный изгибающий момент в расчетном сечении главной балки при x > hf

                                           (4.24)

При x £ hf изгибающий момент М определяют по формулам (4.11), (4.12) с заменой b на bf.

Расчет главной балки по поперечной силе

4.8. Допускаемая временная нагрузка по прочности для наклонного сечения главной балки

                                                                                                                         (4.25)

где Q - предельная поперечная сила в рассматриваемом сечении, вычисляемая согласно указаниям п. 4.9; Qp - поперечная сила в рассматриваемом сечении от постоянных нагрузок; eQ - доля временной нагрузки, приходящаяся на балку, принимаемая согласно указаниям пп. 3.7-3.9; Wk - площадь линии влияния поперечной силы, загружаемой временной нагрузкой;

                                                                                                                       (4.26)

a - расстояние от верхнего конца рассматриваемого наклонного сечения до ближайшей опоры по горизонтали (рис. 4.3).

Рис. 4.3. Схема для расчета на поперечную силу

В случае когда постоянную нагрузку принимают равномерно распределенной по длине пролетного строения,

                                                                                                         (4.27)

здесь Qp - площадь линии влияния поперечной силы;

                                                                                                                           (4.28)

4.9. Предельную поперечную силу Q принимают как минимальную из значений:

по сжатому бетону между наклонными трещинами

Q = 0,3jwjbRbbh0;                                                                                                                (4.29)

по наклонной трещине в наиболее опасном наклонном сечении

                                                                                   (4.30)

В формулах (4.29), (4.30):

jw = 1 + 5Esm/Eb,                                                                                                                  (4.31)

но не более 1,3;

Es, Eb - модули упругости арматуры и бетона, принимаемые согласно пп. 2.1; 2.2;

m = Asw/(bs);

Asw - площадь сечения всех ветвей хомутов в поперечном сечении главной балки;

s - шаг хомутов;

jb = 1 - 0,01Rb;

Rb - расчетное сопротивление бетона сжатию, МПа, принимаемое по табл. 2.1;

Rs - расчетное сопротивление ненапрягаемой арматуры, принимаемое согласно п. 2.2;

SAsi - сумма площадей сечений отогнутых стержней, пересекаемых расчетным сечением;

a - угол наклона отогнутых стержней к продольной оси;

с - длина проекции наклонного сечения на продольную ось элемента.

Поперечное усилие, воспринимаемое бетоном,

                                                                                                                      (4.32)

В формуле (4.32):

Rbt - расчетное сопротивление бетона растяжению, принимаемое по табл. 2.1;

b, h0 - толщина ребра и рабочая высота поперечного сечения, пересекающего центр сжатой зоны наклонного сечения.

Длину проекции с наиболее опасного наклонного сечения на продольную ось элемента определяют по следующим правилам.

На участках длиной 2h0 от опорного сечения выполняют проверку наклонных сечений с углом наклона к опорному (вертикальному) сечению 45°. Если толщина стенки, шаг и состав сечения хомутов постоянны по длине балки или изменяются плавно, то проверяют одно наклонное сечение, длина проекции которого

                                                                                                                  (4.33)

но не более 2h0.

При резком изменении толщины стенки, кроме указанного (сечение 1), должны быть проверены еще два наклонных сечения: заканчивающееся у места изменения толщины стенки (сечение 2) и начинающееся от него (сечение 3), как показано на рис. 4.3.

Расчет на выносливость

Расчет плиты балластного корыта

4.10. Допускаемую временную нагрузку следует определять по формулам:

а) для сечения внешней консоли плиты, расположенного на расстоянии z от наружной грани ребра:

по выносливости бетона

                                                                                      (4.34)

по выносливости арматуры

                                                                                   (4.35)

б) для сечения внутренней консоли плиты, расположенного на расстоянии z от внутренней грани ребра:

по выносливости бетона

                                                                                        (4.36)

по выносливости арматуры

                                                                                   (4.37)

в) для монолитного участка плиты между соседними ребрами:

по выносливости бетона

                                                                                             (4.38)

по выносливости арматуры

                                                                                           (4.39)

В формулах (4.34)-(4.39):

Q - коэффициент уменьшения динамического воздействия временной нагрузки для расчета плиты балластного корыта, принимаемый по приложению 4;

Rbf, Rst - расчетные сопротивления бетона и растянутой арматуры при расчете элементов на выносливость, определяемые по формулам (2.1) и (2.2);

Ired - момент инерции приведенного сечения;

                                                                          (4.40)

х' - высота сжатой зоны;

                                                       (4.41)

Мр - изгибающий момент от постоянных нагрузок, вычисляемый по формулам (4.8), (4.9) и (4.10) при np = n'p = 1;

А - коэффициент, принимаемый равным 2 для сечения I-I и равным 1,25 для сечения II-II (см. рис. 4.1);

п' - коэффициент, принимаемый по п. 2.2;

остальные обозначения см. пп. 4.1-4.4 и разд. 2.

Расчет главной балки

4.11. Допускаемые временные нагрузки для расчетного сечения главной балки, расположенного на расстоянии а от ближайшей опоры, следует определять по формулам:

по выносливости бетона

                                                                                                  (4.42)

по выносливости арматуры

                                                                                        (4.43)

В формулах (4.42)-(4.43):

Q - коэффициент уменьшения динамического воздействия временной нагрузки для расчета главной балки, принимаемый по приложению 4;

W - площадь линии влияния изгибающего момента в рассматриваемом сечении, определяемая по формуле (4.21);

Ired - момент инерции приведенного сечения;

                                           (4.44)

х' - высота сжатой зоны;

             (4.45)

если x' £ hf, то х' и Ired следует определять по формулам (4.40) и (4.41) с заменой b на bf; Мp - изгибающий момент от постоянных нагрузок, вычисляемый согласно указаниям п. 4.6 при пp=п'р=1; аu - расстояние от растянутой грани сечения до оси ближайшего ряда арматуры (см. рис. 4.2); остальные обозначения см. пп. 4.6-4.7 и разд. 2.

5. ОПРЕДЕЛЕНИЕ ГРУЗОПОДЪЕМНОСТИ ПРОЛЕТНЫХ СТРОЕНИЙ С НЕНАПРЯГАЕМОЙ АРМАТУРОЙ НА ОСНОВЕ СОПОСТАВЛЕНИЯ РАСЧЕТНЫХ НОРМ

Общие указания

5.1. Определение грузоподъемности пролетных строений по данному способу основано на расчете плиты балластного корыта и главных балок в рас четных сечениях (см. п. 1.10) путем сопоставления расчетных норм, по которым проектировалось сооружение, и действующих нормативных документов.

Данный способ допускается применять при наличии: сведений о расчетной временной нагрузке и нормах или технических указаниях, по которым было запроектировано пролетное строение (см. приложения 7, 8);

сведений об арматурной стали, использованной в пролетном строении в качестве рабочей арматуры;

данных о фактической прочности бетона (см. раздел 8).

При отсутствии сведений о нормах на проектирование допускается принять, что пролетное строение запроектировано по действовавшим в год изготовления (постройки) сооружения техническим условиям.

Пример определения грузоподъемности пролетного строения с ненапрягаемой арматурой на основе сопоставления расчетных норм приведен в приложении 9.

Расчет плиты балластного корыта

5.2. Допускаемую временную нагрузку по прочности следует определять по формулам (см. рис. 4.1):

для сечения внешней консоли плиты, расположенного на расстоянии z от наружной грани ребра,

                       (5.1)

для монолитного участка плиты между соседними ребрами

                                                                 (5.2)

В формулах (5.1), (5.2):

А - коэффициент, принимаемый равным 8,75 при расчетах в системе СИ и 0,875 - при расчетах в технической системе;

Кн - класс временной нагрузки, на которую рассчитывали пролетное строение, в единицах эталонной нагрузки (см. приложение 7);

1 + m1 -динамический коэффициент по нормам, по которым рассчитывали пролетное строение (см. приложение 8);

 - длина шпалы, принятая при проектировании;

 -толщина слоя балласта под шпалами, принятая при проектировании пролетного строения (при отсутствии данных следует принимать  м);

p1 - нагрузка от веса плиты и балласта с частями пути, принятая при проектировании пролетного строения, кН/м (тс/м);

 - нагрузка от веса перил, принятая при проектировании пролетного строения, кН (тс).

Коэффициент b вычисляют по формуле

                                                                                                                             (5.3)

где Rs - расчетное сопротивление растянутой арматуры, принимаемое согласно п. 2.2; Ra - допускаемое напряжение для растянутой арматуры по нормам, по которым проектировали пролетное строение (см. приложение 8); j - относительное изменение площади сечения арматуры, вычисляемое по формуле (6.1).

Расчет главной балки

5.3. Допускаемую временную нагрузку по прочности для расчетного сечения главной балки следует определять по формуле

                                                                 (5.4)

где eM - доля временной нагрузки, приходящаяся на балку, вычисляемая согласно указаниям пп. 3.7-3.9; kн - нормативная эквивалентная нагрузка от эталонного поезда по схеме H1 для линии влияния изгибающего момента в рассматриваемом сечении (см. приложение 1); m - число балок; p1 - интенсивность постоянной нагрузки на балку, принятая при проектировании пролетного строения; остальные обозначения см. пп. 4.6, 5.2.

6. УЧЕТ ВЛИЯНИЯ ДЕФЕКТОВ ПРОЛЕТНОГО СТРОЕНИЯ

Общие указания

6.1. При оценке грузоподъемности плиты балластного корыта и главных балок должно быть учтено влияние дефектов и повреждений, выявленных при обследовании пролетного строения (см. раздел 8).

Учет дефектов и повреждений в расчетах на прочность выполняют по указаниям настоящего раздела. Методика учета дефектов в расчетах на выносливость приведена в приложении 10.

Учет ослабления арматуры коррозией и выключенных из работы стержней

6.2. Учет ослабления арматуры коррозией н выключенных из работы стержней производится путем введения в расчетные формулы фактической площади сечения стержней рабочей арматуры (см. разд. 4) или относительного изменения площади сечения арматуры j (см. раздел 5), определенных при обследовании пролетного строения.

Относительное изменение площади арматуры определяют как отношение площади поперечного сечения продольной рабочей арматуры с учетом ослабления ее коррозией и выключенных из работы стержней Asi к площади той же арматуры без учета ее ослабления As:

                                                                                                 (6.1)

где п - число стержней рабочей арматуры в элементе; fа - площадь сечения одного стержня, не поврежденного коррозией; п1, п2 - число стержней, соответственно поврежденных коррозией и выключенных из работы; fi - площадь ослабления сечения 1-го стержня коррозией.

6.3. При наличии в пролетном строении участков с продольной рабочей арматурой, потерявшей сцепление с бетоном, расчету подлежит сечение на данном участке без учета стержней, выключенных из работы. При этом расчет производится по наибольшему изгибающему моменту в пределах данного участка.

Учет трещин в сжатой зоне

6.4. При наличии трещин, заходящих в сжатую зону бетона, необходимо установить высоту сжатой зоны  по эпюре раскрытия трещины при испытании. Далее следует определить расчетный предельный изгибающий момент по расчету на прочность М по формулам раздела 4.

Если момент от испытательной нагрузки, при котором измеряли величину ,

                                                                                                                           (6.2)

то дальнейшие расчеты ведут исходя из высоты сжатой зоны

Если  то стабильную высоту сжатой зоны определяют по формуле

                                                                                                           (6.3)

где - момент от испытательной нагрузки в рассчитываемом сечении; М - предельный изгибающий момент.

Для учета влияния трещины в сжатой зоне на прочность по изгибающему моменту следует установить расчетную высоту сжатой зоны по формулам п. 4.7.

Если xf > x, то предельный изгибающий момент определяют в соответствии с указаниями п. 4.7.

Если xf < x, то предельный изгибающий момент с учетом влияния трещин определяют по формулам п. 4.7 с заменой х на xф.

Учет раковин и сколов бетона

6.5. Расчет на прочность по изгибающему моменту сечения, в котором имеются раковины или сколы в сжатой зоне бетона, производят в следующем порядке:

а) прямоугольное сечение.

Высота сжатой зоны

                                                                                                    (6.4)

предельный изгибающий момент

M0 = M - RbA0a0.                                                                                                                   (6.5)

В формулах (6.4), (6.5):

М - предельный изгибающий момент, определяемый по формулам пп. 4.4, 4.7 с заменой х на х0;

A0 - площадь ослабления поперечного сечения раковиной или сколом в сжатой зоне бетона, высота которой определена предварительно без учета повреждения;

a0 - расстояние от растянутой рабочей арматуры до центра тяжести площади ослабления бетона;

б) тавровое сечение (при расположении нейтральной оси в пределах ребра).

Высота сжатой зоны бетона

                                                                              (6.6)

Предельный изгибающий момент определяют по формуле (6.5).

7. КЛАССИФИКАЦИЯ ПОДВИЖНОГО СОСТАВА. ОПРЕДЕЛЕНИЕ УСЛОВИЙ ПРОПУСКА ПОЕЗДНЫХ НАГРУЗОК

7.1. Для главных балок результаты классификации обращающихся и перспективных локомотивов, вагонов, транспортеров и железнодорожных кранов приведены в Указаниях по определению условий пропуска поездов по железнодорожным мостам (М., Транспорт, 1983). При этом классы паровозной нагрузки умножают на поправочный коэффициент, равный коэффициенту y, который вычисляют по формуле (3.2); классы консольных кранов в рабочем положении умножают на поправочный коэффициент 1,05; для остальных нагрузок от подвижного состава поправочные коэффициенты не вводят (приведенные в разделе 1 Указаний поправочные коэффициенты не учитывают).

Рис. 7.1. Зависимость длины распределения временной нагрузки ck от минимального расстояния между осями аk в схеме временной нагрузки

7.2. Для плиты балластного корыта класс нагрузки определяют по формуле

                                                                                                                    (7.1)

где k0 - эквивалентная нагрузка от классифицируемого подвижного состава;

                                                                                                                               (7.2)

здесь Р - наибольшее давление на ось классифицируемого подвижного состава; ck - длина распределения временной нагрузки в направлений вдоль оси моста, принимаемая по графику на рис. 7.1 в зависимости от минимального расстояния между осями в схеме временной нагрузки ак и толщины балластного слоя под шпалой hb (при ак > 2,2 м величину ck принимают, как при ck = 2,2 м; для промежуточных значений hb величину ck вычисляют по интерполяции) 1+m0 динамический коэффициент для классификации подвижного состава, принимаемый согласно п. 3.4; kн - эталонная нагрузка по схеме H1, определяемая согласно указаниям приложения 1; 1+m - динамический коэффициент для эталонной нагрузки по схеме H1, принимаемый согласно п. 3.4.

Значения эквивалентных нагрузок и классов подвижного состава для расчета плиты балластного корыта приведены в приложении 11.

7.3. Для определения возможности пропуска нагрузки по пролетному строению следует сопоставить минимальный класс каждого его элемента с соответствующим наибольшим классом К0 нагрузки, обращающейся или намеченной к обращению на данном мосту. Максимальные классы подвижного состава, обращающегося в настоящее время на сети железных дорог, определяют:

для главных балок - по графикам на рис. 7.2 с учетом длины загружения l и коэффициента a, характеризующего положение вершины линии влияния;

для плиты балластного корыта - по табл. 7.1.

7.4. При решении вопроса о пропуске транспортеров, консольных кранов н других эпизодических нагрузок их классы сравнивают только с классом элементов пролетного строения по прочности.

7.5. Если классы элементов пролетного строения по прочности и выносливости равны или больше соответствующих классов нагрузки, то эта нагрузка допускается к обращению без всяких ограничений.

Рис. 7.2. Зависимость класса нагрузки К0 от длины загружения l и положения a вершины линии влияния

Таблица 7.1. Максимальные классы К0 подвижного состава для плиты балластного корыта

 

Подвижной состав

Максимальные классы К0 при толщине балластного слоя под шпалами hb, м

0,25

0,50

0,75

1,00

Локомотивы с вагонами

7,7 (8,5)

6,9 (7,6)

6,4 (7,1)

6,5 (7,2)

Транспортеры

7,7 (8,5)

7,8 (8,6)

8,2 (9,0)

8,4 (9,3)

Примечания. 1. В скобках даны значения К0 для пути на песчаном балласте. 2. Для промежуточных значений hb значения К0 определяются по интерполяции.

Если классы элементов пролетного строения по прочности меньше соответствующего класса нагрузки К0, то следует проверить возможность пропуска этой нагрузки с ограничением скорости.

Рис. 7.3. График для расчета допустимой скорости движения поездной нагрузки

Допустимую скорость движения нагрузки устанавливают по графику на рис. 7.3. Для этого на график наносят точку, отвечающую вычисленному значению К/К0 и динамической добавке m0. Динамическую добавку m0 определяют:

для главной балки по формуле

                                                                                                                    (7.3)

где hb - толщина слоя балласта под шпалой по оси моста, м (при hb < 0,25 м и hb < l,0 м принимают соответственно hb = 0,25 м и hb = 1,0 м); l - расчетный пролет, м;

для плиты балластного корыта - по графику на рис. 3.1.

За допустимую скорость при пропуске поездной нагрузки по мосту принимают скорость, указанную на ближайшей нижней кривой графика. В случае расположения точки ниже самой нижней кривой графика данная нагрузка должна быть запрещена к пропуску по мосту.

7.6. Если классы элементов пролетного строения по прочности выше класса нагрузки, а классы элементов пролетного строения по выносливости меньше соответствующего класса нагрузки, то ограничение скорости движения поездов не вводят. При этом следует установить наблюдение за развитием трещин и изменением прочностных характеристик бетона, предусмотреть в плановом порядке мероприятия по ремонту или замене пролетного строения.

7.7. Решение о замене пролетного строения принимают на основании анализа данных о грузоподъемности по прочности и выносливости, физическом состоянии и результатах испытания сооружения с учетом возможности и технико-экономической целесообразности его ремонта и усиления. Первоочередными мероприятиями по повышению грузоподъемности (классов) железобетонных пролетных строений могут быть:

устранение смещения оси пути относительно оси пролетного строения;

уменьшение толщины балластного слоя до нормативной за счет срезки балласта (на мосту и подходах) или подъемки пролетного строения.

8. ОБСЛЕДОВАНИЕ И ИСПЫТАНИЕ ПРОЛЕТНЫХ СТРОЕНИЙ

Общие положения

8.1. Цель обследования состоит в получении необходимых данных для установления физического состояния и определения грузоподъемности пролетных строений. В задачи обследования входят также анализ условий работы конструкций, выявление возможных причин дефектов и оценка ремонтопригодности сооружения.

8.2. Обследования по нижеизложенной методике производят мостостанции служб пути дорог и ЦП МПС, а также другие специализированные организации.

Объем работ по обследованию зависит от состояния пролетного строения, его доступности для осмотра, а также наличия, полноты и достоверности проектной документации.

В результате обследования должны быть составлены: карточка обследования железобетонного пролетного строения (см. приложение 12); опалубочный чертеж; арматурный чертеж; схема дефектов пролетного строения.

Указанные документы являются исходными материалами для классификации пролетного строения.

Подготовка к обследованию включает: сбор и изучение документации по пролетному строению; подготовку необходимых приборов, инструментов, приспособлений и смотровых устройств.

При сборе документации следует по возможности получить проектные и исполнительные материалы, а также сведения об условиях эксплуатации пролетного строения, проведенных на нем ремонтах и переустройствах. При этом необходимо обратить внимание на выявление следующих данных: год изготовления пролетного строения (год постройки моста); нормы расчетной нагрузки, принятой при проектировании; технические условия проектирования.

Примерный перечень основных приборов, инструмента и приспособлений, которые могут быть использованы для обследования пролетных строений, приведен в приложении 13.

Обследование пролетного строения включает: проверку или составление чертежей пролетного строения; выявление и съемку всех дефектов конструкции, их характера, размеров, расположения и оценку физического состояния пролетного строения в целом; определение смещения оси пути относительно оси пролетного строения; оценку прочности бетона конструкции; оценку состояния пути на пролетном строении.

Проверка или составление чертежей

8.3. При наличии опалубочных чертежей следует проверить основные размеры пролетного строения, в том числе: полную длину и расчетный пролет пролетного строения; размеры главных балок и плиты балластного корыта в расчетных сечениях (см. п. 1.10); размеры балластной призмы.

Если пролетное строение состоит из нескольких секций, то следует проверить размеры каждой из них.

При отсутствии чертежей пролетного строения должны быть сняты все размеры, необходимые для составления опалубочного чертежа. Особенно внимательно нужно определять толщину плиты в пределах консоли. При съемке размеров поперечных сечений пролетных строений могут быть применены специально подготовленные мерные рейки (см. приложение 14).

Арматурные чертежи пролетных строений проверяют при помощи необходимых измерений в местах разрушения или отсутствия защитного слоя бетона. Если таких участков на поверхности бетона нет, то вскрывают несколько стержней нижнего ряда рабочей арматуры ребра на концевых участках и стержней плиты в пределах нижней части борта балластного корыта. Арматурные чертежи пролетных строении составляют по методике, изложенной в приложении 15.

При отсутствии или недостаточной достоверности чертежей пролетного строения по возможности устанавливается соответствие его одному из типовых проектов или проектов повторного применения (см. п. 1.7).

Примечание. Для пролетных строений постройки 30-40-х годов, забетонированных на месте строительства, характерны существенные отступления от типовых проектов (изменение высоты и ширины главных балок, количества и диаметров стержней рабочей арматуры). В связи с этим при установлении соответствия пролетного строения типовому проекту прежде всего необходимо иметь в виду характерные конструктивные особенности типовых проектов, выпущенных в указанный период.

Выявление дефектов конструкции

8.4. При обследовании должны быть выявлены все дефекты, и в первую очередь те, которые снижают грузоподъемность и долговечность пролетных строении: коррозии рабочей арматуры; потеря сцепления с бетоном рабочей арматуры, в том числе выключение ее из работы; трещины в бетоне несущих элементов; повреждение гидроизоляции пролетного строения; нарушение нормальных условии работы системы водоотвода из балластных корыт; неправильность в расположении и недостаточная подвижность опорных частей; отклонения от нормативов в состоянии мостового полотна; другие повреждения, способные снизить грузоподъемность н долговечность пролетного строения.

Все дефекты и другие данные обследования, характеризующие физическое состояние пролетного строения, следует фиксировать и наносить на специальный планшет (схема пролетного строения, выполненная в определенном масштабе).

8.5. При обследовании следует иметь в виду, что коррозия арматуры возникает и развивается в местах отсутствия защитного слоя или недостаточной его толщины, на участках с нарушенной рыхлой структурой бетона, а также в результате карбонизации бетона или проникновения влаги через трещины. Коррозия арматуры может быть обнаружена визуально в местах обнажения стержней (пучков), а также по ржавчине, выступившей на поверхности бетона, но отслоению бетона пли его пучению, по трещинам в защитном слое, направленным вдоль арматуры. Отслоение защитного слоя может быть установлено и путем его простукивания. Корродированная рабочая арматура подлежит замеру для установления фактической площади ее сечения. Выбранные для этой цели стержни очищают от бетона и продуктов коррозии. Диаметры стержней измеряют при помощи штангенциркуля или другого измерительного инструмента. На схеме пролетного строения должны быть отмечены стержни, пораженные коррозией, и указан их фактический диаметр.

8.6. При обследовании следует иметь в виду, что потеря сцепления с бетоном рабочей арматуры может возникнуть в местах раковин, отколов, а также отслоений защитного слоя. К потерявшим сцепление относятся арматурные стержни (пучки), не имеющие сцепления с бетоном по всему периметру или на большей его части.

К выключенной из работы арматуре относятся стержни, потерявшие сцепление с бетоном и имеющие провисание, а также стержни (пучки), разорванные в процессе эксплуатации.

На схемах должно быть указано количество и положение стержней, выключенных из работы, а также длины участков потерн сцепления и положение их но длине пролетного строения.

8.7. При обследовании необходимо на месте устанавливать вид трещин (силовые или температурно-усадочные) и оценивать степень их опасности для пролетного строения.

Примечания. 1. В пролетных строениях, спроектированных по нормам до 1931 г. включительно, обнаруживаемые трещины в бетоне имеют преимущественно температурно-усадочное происхождение.

Для пролетных строений с ненапрягаемой арматурой более поздней постройки (включая современные конструкции) характерны трещины в ребрах балок силового происхождения:

вертикальные - в средней части пролета;

наклонные - в приопорных участках.

При обследовании следует фиксировать трещины, заходящие в сжатую зону бетона ребра, независимо от их раскрытия.

2. Для пролетных строений с напрягаемой арматурой возможны различные сочетания трещин, наиболее распространенными из которых являются: вертикальные трещины в плите и верхней части ребра; наклонные трещины и приопорных участках ребер; продольные трещины, направленные вдоль пучков напрягаемой арматуры.

На схеме пролетного строения следует указать положение и раскрытие всех обнаруженных на поверхности бетона трещин. Раскрытие трещин измеряют в местах их наибольшей ширины на бетоне конструкции. Если поверхности бетона пролетного строения оштукатурены, то в местах измерения раскрытия трещин слой раствора следует удалить. Для измерения могут бить использованы ручные микроскопы или протарированные лупы с ценой деления не более 0,1 мм.

Определение смещения оси пути

8.8. Смещение оси пути относительно оси пролетного строения следует определять на обоих концах пролетного строения. Для этой цели могут быть использованы мерные рейки, рекомендуемые для снятия размеров при составлении опалубочных чертежей пролетных строений (см. приложение 14).

В этом случае смешение оси пути

е = а' - b' - 0,5b'0,                                                                                                                  (8.1)

где а' - расстояние между внутренней гранью головки рельса и отвесом; b' - расстояние от оси пролетного строения до отвеса; за ось пролетного строения принимается середина расстояния между наружными гранями крайних ребер (плиты); b'0 - ширина колен по внутренним граням головок рельсов.

При отсутствии указанных реек следует с помощью отвеса и мерной линейки перенести на шпалы положение наружных граней крайних ребер; середина расстояния между ними принимается за точку оси пролетного строения. Измерения должны производиться с точностью до 5 мм.

Примечания. 1. На однопролетных мостах, расположенных в плане на прямолинейных участках пути, возможен указанный способ съемки в несколько измененном виде. Изменение заключается в том, что съемка ведется на мостовом полотне без опускания отвесов до уровня низа главных балок. Для этого используют материалы съемки поперечных сечений пролетных строений. Зная размеры всех элементов, от наружной грани борта корыта на мерной рейке откладывают расстояние, соответствующее положению оси пролетного строения. Далее при помощи отвеса на той же рейке фиксируют положение оси пути.

2. На многопролетных сооружениях, а также сооружениях, расположенных на кривых, рекомендуется выполнять съемку плана моста с использованием теодолита, материалы которой дают представление и о положении и плане самих пролетных строений. На концах пролетных строении положение фактической (мост на прямом участке пути) или условной (мост на кривой) оси моста фиксируют при помощи теодолита.

Определение прочности бетона

8.9. При обследовании пролетных строений прочность бетона рекомендуется определять с помощью склерометра Шмидта (см. приложение 16).

Для плитных пролетных строений участки испытания бетона следует выбирать в середине пролета и вблизи опорных сечений, в верхней зоне плиты в месте сопряжения с тротуарными консолями. Для ребристых пролетных строений участки испытаний бетона намечают в середине пролета на нижней поверхности плиты балластного корыта и на ребрах в верхней части, а также в приопорных сечениях на ребрах (плитах) в верхней их части.

Намеченные участки наносят на схему пролетного строения. Участки испытаний рекомендуется назначать размером примерно 200´200 мм на элементах конструкции толщиной не менее 100 мм. Граница участка испытания должна быть не ближе 50 мм от края конструкции. Удар по бетону следует наносить перпендикулярно к испытываемой поверхности и место удара должно быть удалено от арматурного стержня не менее чем на 50 мм. Размер отскока определяют с точностью до 0,5 деления шкалы прибора. Число испытаний на участке должно быть не менее 10, а расстояние между отпечатками на бетоне - не менее 30 мм.

Для каждого участка испытания определяют среднее значение косвенной характеристики прочности бетона (отскока ударной части прибора) по формуле

                                                                                                                              (8.2)

где Ri - единичный отскок, п - число ударов на участке.

При вычислении средних значении отскока обработку результатов испытаний следует проводить по ГОСТ 22690.0-77.

Прочность бетона на сжатие на участке конструкции определяют по косвенной характеристике , пользуясь градуировочной зависимостью «размер отскока - прочность» (см. приложение 16) в зависимости от угла наклона оси прибора к горизонту. Форма журнала для определения прочности бетона приведена в приложении 17.

Испытание пролетных строений

8.10. Испытания проводят в следующих случаях:

а) при недостаточном классе пролетного строения по прочности, определенном приближенными способами;

б) при наличии дефектов, учет влияния которых на грузоподъемность затруднителен;

в) при наличии дефектов, для определения влияния которых на грузоподъемность требуется измерить раскрытие трещин под нагрузкой (см. раздел 6 и приложение 10);

г) при необходимости уточнения доли временной нагрузки, приходящейся на элементы многосекционных пролетных строений.

Испытания проводят под обращающейся (желательно наиболее тяжелой) нагрузкой. Испытания могут быть статическими, с остановкой испытательной нагрузки на пролетном строении, или динамическими - под проходящими поездами.

В случае «а» измеряют относительные деформации арматуры и определяют напряжения арматуры в сечениях, по которым получены низкие классы.

И случае «в» проводят измерения раскрытия под статической испытательной нагрузкой наиболее крупных наклонных трещин, а также вертикальных трещин, распространяющихся в сжатую зону бетона. Измерения производят через 10-30 см по всей длине трещины, чтобы получить эпюру раскрытия трещин и определить границу сжатой зоны. Раскрытие трещин измеряют с помощью индикаторов с ценой деления 0,001 мм. Индикаторы ставят на специальных стальных марках, наклеиваемых на бетон (см. приложение 18). Марки прикрепляют к бетону по обе стороны от трещины, возможно ближе к ней. Раскрытие трещин получается как разность отсчетов по индикаторам до загружения и под нагрузкой. Перед испытанием должно быть замерено с точностью до 0,01 мм раскрытие трещин под постоянной нагрузкой. Измерение рекомендуется выполнять с помощью микроскопа или лупы со шкалой.

В случае «г» измеряют прогибы балок в середине пролета и осадку опорных точек. Измерения проводят с точностью не менее 0,1 мм. Доля временной нагрузки, приходящейся на одну балку,

                                                                                                                       (8.3)

где f - прогиб рассматриваемой балки, определяемый как разность между измеренным прогибом и осадкой опорных точек; I - момент инерции всего бетонного поперечного сечения рассматриваемой балки без учета арматуры; fi - прогиб i-й балки; Ii - момент инерции всего бетонного поперечного сечения i-й балки без учета арматуры; т - число балок.

В случаях «а» и «б» испытания выполняет специализированная организация.

ПРИЛОЖЕНИЕ 1

ЭТАЛОННАЯ НАГРУЗКА

Значения эталонной нагрузки kн (рисунок) для расчета плиты балластного корыта, определенные по формуле (7.2) при P = 35 кН (3,5 тс) и а = 1,6 м, приведены ниже:

hb, м

 0,25

0,30

0,40

0,50

0,60

0,70

0,80

0,90

1,00

kн, Н/м

 27,3

27,1

26,7

26,3

26,2

26,1

26,0

25,8

26,7

(тс/м)

(2,73)

(2,71)

(2,67)

(2,63)

(2,62)

(2,61)

(2,60)

(2,58)

(2,57)

Значения kн эталонной нагрузки для расчета главных балок приведены в таблице.

Схема эталонной временной вертикальной нагрузки H1 (нагрузка от оси колесной пары на рельсы в килоньютонах, кН (тс); расстояния между осями в миллиметрах)

Эталонная нагрузка kн в кН/м (тс/м) для треугольных линий влияния

Длина загружения l, м

Положение вершины линии влияния

a = 0

a = 0,25

a = 0,5

1

70,0 (7,00)

70,0 (7,00)

70,0 (7,00)

2

42,0 (4,20)

35,0 (3,50)

35,0 (3,50)

3

34,2 (3,42)

30,1 (3,01)

25,1 (2,51)

4

31,5 (3,15)

25,7 (2,57)

24,5 (2,45)

5

29,1 (2,91)

24,1 (2,41)

24,1 (2,41)

6

28,0 (2,80)

22,6 (2,26)

22,6 (2,26)

7

27,1 (2,71)

22,6 (2,26)

22,6 (2,26)

8

26,3 (2,63)

22,8 (2,28)

22,8 (2,28)

9

25,1 (2,51)

22,3 (2,23)

22,3 (2,23)

10

24,2 (2,42)

21,6 (2,16)

21,6 (2,16)

12

22,9 (2,29)

20,5 (2,05)

19,8 (1,98)

14

21,6 (2,16)

19,7 (1,97)

18,8 (1,88)

16

20,3 (2,03)

18,8 (1,88)

18,2 (1,82)

18

19,5 (1,95)

17,7 (1,77)

17,9 (1,79)

20

18,8 (1,88)

16,9 (1,69)

17,4 (1,74)

25

17,7 (1,77)

16,1 (1,61)

15,9 (1,59)

30

17,3 (1,73)

15,6 (1,56)

15,2 (1,52)

Примечания. 1. l - длина загружения; a - положение вершины линии влияния, определяемое по формуле a = а/l, где а - расстояние от вершины до ближайшего конца линии влияния.

2. Для промежуточных значений l и a значения эталонной нагрузки принимают по интерполяции.

ПРИЛОЖЕНИЕ 2

ОПРЕДЕЛЕНИЕ ГРУЗОПОДЪЕМНОСТИ ПРОЛЕТНЫХ СТРОЕНИИ С НАПРЯГАЕМОЙ АРМАТУРОЙ

1. Расчет по изгибающему моменту. Допускаемая временная нагрузка по прочности для сечения главной балки, расположенного на расстоянии а от ближайшей опоры, определяется по формуле (4.20).

Высоту сжатой зоны бетона (см. рисунок) определяют с учетом указаний п. 4.7 по формуле

где Rs, Rsc - расчетные сопротивления растянутой и сжатой ненапрягаемой арматуры; As,  - площади сечений растянутой и сжатой ненапрягаемой арматуры; АР,  - площади сечений напрягаемой арматуры соответственно в растянутой и сжатой зонах бетона; Rp - расчетное сопротивление растяжению напрягаемой арматуры (см. табл. 2.2); spc - напряжение в напрягаемой арматуре (имеющей сцепление с бетоном), расположенной в сжатой зоне, определяемое по формуле spc = Rpc - spc1;

здесь Rpc - падение предварительного напряжения в напрягаемый арматуре сжатой зоны перед разрушением, принимаемое равным 500 МПа; spc1 - расчетное напряжение в напрягаемой арматуре сжатой зоны (за вычетом всех потерь, определяемых по СНиП 2.05.03-84) при коэффициенте надежности по нагрузке, равном 1,1; при spc1 £ Rpc принимают spc = 0.

При х > hf предельный изгибающий момент в расчетном сечении главной балки определяют по формуле (см. рис. 1)

 

При х £ hf сечение рассчитывают как прямоугольное с заменой в формулах для x и M величины b на bf.

Учет ослабления арматуры коррозией или ее разрыва производится путем введения в расчетные формулы фактической площади сечения напрягаемой арматуры Аp.

Предельный изгибающий момент с учетом ослабления расчетного сечения

М0 = М - RbA0а0,

где A0 - площадь ослабления бетона сжатой зоны, определяемая по величине х, вычисленной без учета ослабления; Rb - расчетное сопротивление бетона на сжатие; а0 - расстояние от рабочей арматуры до центра тяжести площади ослабления.

Расчетная схема для поперечного сечения главных балок пролетных строений с напрягаемой арматурой

Предельный изгибающий момент в расчетном сечении M определяют без учета ослабления с заменой х на х0; здесь х0 - высота сжатой зоны бетона расчетного сечения с учетом ослабления, определяемая по формуле

2. Расчет по поперечной силе. Допускаемую временную нагрузку по прочности для наклонного сечения главной балки определяют согласно указаниям пп. 4.8-4.9.

Предельную поперечную силу по сжатому бетону между наклонными трещинами определяют по формуле (4.29) с заменой в формуле (4.31) величины Es на Еp.

Предельная поперечная сила по наклонной трещине в наиболее опасном наклонном сечении

где Rp - расчетное сопротивление растяжению напрягаемой арматуры, принимаемое по табл. 2.2; SApi - площадь сечения отогнутых напрягаемых пучков, пересекаемых расчетным сечением; a - угол наклона отогнутых напрягаемых пучков к горизонту; остальные величины см. в п. 4.9.

Длина проекции наиболее опасного наклонного сечения определяется по правилам, изложенным в п. 4.9. При этом расчет на участках длиной 2h0 от опорного сечения выполняют для наклонных сечений с углом наклона к опорному (вертикальному) сечению 60°.

Классы главных балок по прочности для некоторых типовых пролетных строений с напрягаемой арматурой (при е = 0 и hb = 0,4 м)

№ п/п

Инв. № проекта

Расчетный шролет, м

Марка бетона

Класс по изгибающему моменту

Класс по поперечной силе

1

9038

15,8

450

8,9

10,9

2

9039

18,0

400

12,7

-

3

9040

22,9

400

9,3

9,1

4

9041

26,9

600

8,6

10,1

5

0042

33,5

400

8,2

-

6

161/2

15,8

400

9,3

-

7

161/3

18,0

450

12,3

12,1

8

161/4

22,9

450

10,4

12,0

9

161/5

26,9

650

8,8

10,3

10

161/6

33,5

450

10,7

-

11

185/2

22,9

500

17,4

9,0

12

185/3

26,9

400

10,1

-

13

185/4

33,8

460

11,4

7,3

14

5390

18,0

400

14,9

-

15

5390

22,9

400

15,3

-

16

5390

26,9

400

13,2

-

17

9535

18,0

400

10,1

-

18

9535

22,9

400

10,2

-

19

9535

26,9

400

10,5

-

20

9535

33,5

400

10,1

-

21

шифр 1713а

23,0

530

11,5

-

22

7905/2

22,9

340

8,9

12,2

23

556/1

15,8

400

12,4

15,9

24

556/2

18,0

400

12,4

20,8

25

556/3

22,9

400

12,3

9,5

26

556/3

26,9

400

12,6

9,3


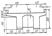
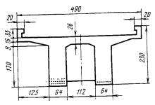
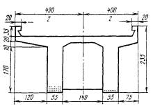
ПРИЛОЖЕНИЕ 3

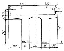
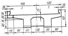
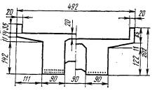
КЛАССЫ НЕКОТОРЫХ ПРОЛЕТНЫХ СТРОЕНИЙ С НЕНАПРЯГАЕМОЙ АРМАТУРОЙ

№ п/п

Год введения и класс расчетной нагрузки

Поперечные разрезы пролетных строений

Пролет в свету / Расчетный пролет, м

Полная длина, м

Вид водоотвода

Количество диафрагм

Количество и диаметр рабочей арматуры главной балки

Классы элементов по прочности

Главная балка

Плита балластного корыта

в середине пролета

на опоре

Толщина балластного слоя под шпалой, м

0,25

0,60

0,25

0,60

1

1907

2,13/2,43

3,04

За устои

2

10Æ15

5Æ15

7,2

8,4

13,6

15,9

2

1907

4,27/4,67

5,38

То же

3

10025

5025

11,4

13,1

-

-

3

1907

6,40/6,89

7,81

Через водоотводные трубки

4

10Æ25

5Æ25

8,7

9,7

-

-

4

1907

8,50/9,02

9,99

То же

5

8Æ35

3Æ36

10,1

11,2

-

-

5

1907

10,67/11,06

12,16

»

7

8Æ38

3Æ38

10,6

11,6

-

-

6

1926

3,00/3,50

3,90

За устои

3

18Æ20

9Æ20

14,4

17,1

11,0

13,1

7

1923

4,00/4,50

4,90

То же

3

18Æ22

9Æ22

14,2

16,7

11,0

13,0

8

1925

5,00/5,50

5,90

»

3

18Æ24

9Æ24

20,1

20,7

12,0

14,3

9

1925

6,00/6,50

6,90

»

4

20Æ24

10Æ24

16,9

18,3

13,3

14,6

10

1925

8,00/8,50

8,90

»

4

18Æ38

9Æ38

16,4

18,8

15,4

10,7

11

1925

12,00/12,80

13,50

»

6

20Æ49

8Æ45

18,9

21,2

16,4

10,0

12

1925

15,00/15,80

16,54

»

7

21Æ48

7Æ48

19,5

21,6

19,4

17,4

13

1925

3,00/3,50

3,90

»

-

36Æ22

18Æ22

11,4

13,3

-

-

14

1925

4,60/5,00

5,40

»

-

41Æ24

21Æ24

11,1

12,9

-

-

15

1931, H7

2,00/2,40

2,80

Через водоотводные трубки

-

28Æ16

14Æ16

6,0

6,7

10,8

10,1

16

1931, H7

 ^

3,00/3,50

3,90

То же

-

38Æ18

22Æ18

6,7

6,4

10,8

10,1

17

1931, Н7

4,00/4,90

4,90

»

-

39Æ210

19Æ20

6,3

7,1

10,8

10,1

18

1931, Н7

5,00/5,50

5,90

»

-

41Æ22

20Æ22

6,6

7,3

10,8

10,1

19

1931, Н7

6,00/6,50

6,90

»

-

39Æ24

19Æ24

6,6

7,3

10,8

10,1

20

1931, Н7

5,00/5,50

5,90

»

3

18Æ20

9Æ20

6,2

6,7

12,5

6,6

21

1931, Н7

6,00/6,50

6,90

»

3

17Æ22

9Æ22

6,9

7,5

12,7

6,6

22

1931, Н7

8,00/8,50

8,95

»

4

14Æ30

7Æ30

7,7

8,3

12,7

6,5

23

1931, Н7

10,00/10,80

11,50

»

4

7Æ32

7Æ32

7,8

8,3

12,7

6,3

24

1931, Н7

12,00/12,80

13,50

»

4

16Æ34

7Æ34

7,0

7,2

12,7

6,3

25

1931, H7

15,00/15,80

16,50

»

5

20Æ36

10Æ36

17,2

7,2

12,7

6,3

26

1934, H8

2,00/2,40

2,80

3a устои

-

27Æ19

10Æ19

10,4

12,3

18,3

12,9

27

1934, H8

2,13/2,58

3,03

To же

-

30Æ19

12Æ19

10,5

12,4

18,3

12,9

28

1934, Н8

3,00/3,510

4,00

»

-

29Æ22

17Æ22

9,7

11,1

18,3

12,9

29

1934, H8

4,00/4,50

5,00

»

-

29Æ26

10Æ25

10,5

12,0

18,3

12,9

30

1934, Н8

4,27/4,77

5,27

»

-

31Æ25

12Æ25

10,9

12,6

18,3

12,9

31

1934, H8

5,00/5,50

6,00

Через водоотводные трубки

-

28Æ28

13Æ28

11,2

12,8

18,3

12,9

32

1934, Н8

6,00/6,50

7,00

То же

-

29Æ30

14Æ30

12,0

13,6

18,3

12,9

33

1934, Н8

6,40/6,90

7,40

»

-

31Æ30

17Æ30

11,6

13,1

18,3

12,9

31

1934, Н8

5,00/5,70

6,30

»

3

16Æ25

6Æ25

10,8

12,2

18,2

9,5

35

1934, Н8

6,00/6,70

7,30

»

3

19Æ25

8Æ25

11,4

12,9

18,2

9,5

36

1934, Н8

6,40/7,10

7,70

»

3

19Æ25

8Æ25

12,1

13,7

18,2

9,5

37

1934, Н8

8,00/8,50

8,95

»

3

14Æ32

7Æ32

11,9

13,3

18,6

12,2

38

1934, Н8

8,53/9,30

10,00

»

4

18Æ32

7Æ32

12,6

14,1

18,6

12,2

39

1934, Н8

10,00/10,80

11,50

»

4

20Æ32

8Æ32

12,4

13,7

18,6

13,1

40

1934, H8

10,67/11,50

12,20

»

4

23Æ32

9Æ32

12,8

14,0

18,6

11,8

41

1934, Н8

 /

12,00/12,80

13,50

»

1

18Æ36

8Æ36

12,7

13,8

18,6

11,8

42

1934, Н8

12,80/13,60

14,30

»

4

20Æ36

8Æ36

13,2

14,3

18,6

11,8

43

1934, Н8

12,00/12,80

13,50

»

5

2Æ25

20Æ36

8Æ36

12,7

13,8

13,5

6,5

44

1934, Н8

12,80/13,60

14,30

»

5

2Æ25

20Æ18

8039

12,2

13,2

13,5

6,5

45

1936, Н8

2,00/2,40

2,80

За устои

-

33Æ18

15Æ18

9,7

11,3

18,0

11,9

46

1936, Н8

2,13/2,53

2,93

То же

-

36Æ18

16Æ18

11,6

13,6

18,0

11,9

47

1936, Н8

3,00/3,50

4,00

»

-

30Æ22

13Æ22

12,1

14,0

18,0

11,9

48

1936, Н8

4,00/4,50

5,00

»

-

30Æ25

12Æ25

12,8

14,7

18,0

11,9

49

1936, Н8

4,27/4,77

5,27

»

-

31Æ25

13Æ25

11,5

13,2

18,0

11,9

50

1936, Н8

5,00/5,50

6,00

Через водоотводные трубки

-

31Æ28

14Æ28

12,1

13,9

18,0

11,9

51

1936, H8

6,00/6,70

7,30

То же

3

18Æ25

7Æ25

11,7

13,2

12,6

11,1

52

1936, H8

6,45/7,10

7,80

»

3

20Æ25

7Æ25

12,2

13,7

12,6

11,1

53

1936, Н8

6,00/8,70

9,30

»

3

19Æ30

5Æ30

12,5

14,0

13,6

11,9

54

1936, Н8

8,53/9,30

10,00

»

3

19Æ32

5Æ32

12,3

13,8

14,7

11,9

55

1936, Н8

10,00/10,80

11,80

»

4

22Æ32

8Æ32

12,6

13,8

16,0

11,9

56

1936, Н8

10,67/11,50

12,20

»

4

22Æ32

8Æ32

12,7

13,8

16,0

11,9

57

1936, Н8

12,00/12,80

13,50

»

4

23Æ32

9Æ32

12,9

14,0

18,0

11,9

58

1036, H8

12,80/13,60

14,30

»

4

23Æ34

9Æ34

16,6

18,5

18,0

11,9

59

1036, H8

15,00/15,85

16,50

»

4

25Æ36

9Æ36

14,0

15,2

18,0

11,9

60

1936, Н7

2,00/2,40

2,80

За устои

-

30Æ19

15Æ19

8,4

9,7

17,9

11,8

61

1936, Н7

3,00/3,50

4,00

То же

-

34Æ22

16Æ22

10,8

12,5

17,9

11,8

62

1936, Н7

4,00/4,50

5,00

»

-

31Æ25

15Æ25

9,8

11,2

17,9

11,8

63

1936, Н7

5,00/5,50

6,00

»

-

32Æ26

16Æ26

9,6

10,9

17,9

11,8

64

1936, Н7

6,00/6,50

7,00

»

-

32Æ28

16Æ28

10,0

11,2

17,9

11,8

65

1936, Н8

6,00/6,60

7,10

Через водоотводные трубки

3

17Æ24

7Æ24

14,3

16,6

11,7

10,3

66

1936, Н7

8,00/8,70

9,30

То же

4

18Æ28

7Æ28

13,3

15,4

12,6

11,1

67

1936, Н7

10,00/10,70

11,30

»

4

19Æ30

7Æ30

13,6

15,4

13,6

11,8

68

1936, Н7

12,00/12,80

13,30

»

5

18Æ34

7Æ34

14,1

15,7

14,7

11,8

69

1936, Н8

16,00/15,80

16,50

»

5

20Æ36

7Æ36

14,4

15,8

21,3

13,9

70

1937, Н7

1,07/1,32

1,70

»

-

36Æ16

16Æ16

6,3

7,6

-

-

71

1937, Н7

1,60/1,90

2,20

»

-

44Æ16

18Æ16

8,7

10,4

-

-

72

1937, Н7

2,13/2,60

3,10

3,30

3,65

»

-

48Æ16

24Æ16

-

-

-

-

73

1937, Н7

3,20/3,60

4,15

4,30

»

-

72Æ22

42Æ22

-

-

-

-

74

1937, Н7

4,26/4,75

5,20

5,35

5,60

»

-

36Æ25

46Æ25

14,0

16,6

-

-

75

1938, Н8

2,00/2,40

2,80

»

-

56Æ16

28Æ16

7,6

9,1

-

-

76

1938, Н8

3,00/3,50

4,00

»

-

40Æ25

20Æ22

8,0

9,5

-

-

77

1938, Н8

4,00/4,50

5,00

»

-

54Æ22

16Æ22

7,3

8,5

-

-

78

1938, Н8

4,00/4,60

5,00

»

-

11Æ22

3Æ22

5,8

6,7

18,9

22,7

79

1938, Н8

5,00/5,50

6,00

»

-

12Æ25

3Æ25

6,6

7,7

18,9

22,7

80

1938, H8

6,00/6,70

7,30

»

-

15Æ25

4Æ25

6,7

7,7

18,9

22,7

81

1938, H8

2,00/2,40

2,80

За устои

-

35Æ18

-

10,0

11,8

15,6

8,9

82

1938, Н8

2,13/2,53

2,93

То же

 

38Æ18

-

10,4

12,3

15,6

8,9

83

1945, Н7

 1

6,00/6,50

7,00

Через водоотводные трубки

2

16Æ26

5Æ26

8,3

9,7

-

-

84

1945, Н7

6,40/6,90

7,40

То же

2

16Æ26

5Æ26

7,9

9,2

-

-

85

1945, H7

5,00/5,50

6,00

»

2

14Æ22

5Æ22

7,4

7,7

10,6

12,6

86

1941, H8

4,00/4,50

5,00

»

2

12Æ22

4Æ22

10,1

11,1

10,2

12,1

87

1941, Н8

4,27/4,77

5,27

»

2

12Æ22

4Æ22

8,2

9,4

10,2

12,1

88

1941, Н8

3,00/3,50

4,00

За устои

2

7Æ16

3Æ16

7,1

8,3

15,0

18,0

89

1941, Н8

4,00/4,50

5,00

Через водоотводные трубки

3

8Æ19

3Æ19

9,5

11,2

15,0

18,0

90

1941, Н8

5,00/5,50

6,00

То же

3

7Æ22

3Æ22

9,9

11,5

15,0

18,0

91

1941, Н8

2,00/2,40

2,80

»

-

17Æ17

10Æ17

-

-

-

-

92

1941, Н8

3,00/3,50

4,00

»

-

17Æ17

10Æ17

-

-

-

-

93

1941, Н8

4,00/4,50

5,00

»

2

9Æ22

6Æ22

8,1

9,6

11,2

15,9

94

1941, Н8

5,00/5,50

6,00

»

2

2Æ22

6Æ22

6,9

8,0

11,3

14,2

95

1941, Н8

6,00/6,50

7,00

»

2

15Æ22

5Æ22

6,3

7,2

11,3

15,2

Примечания. 1. № 1-3 - проекты пролетных строения 1911-1915 гг. для второго пути участка Байкал - Танхой Забайкальский ж. д.; № 6-95 - типовые проекты; № 6-12 - ЦУЖЕЛ НКПС 1928 г.; № 13-14 - Мостовое бюро НКПС 1929 г.; № 13-25 - Гипротраyс 1931 г.; № 26-44 - Ленпроектпуть 1934 г.; № 45-59 - Ленмостпроект 1936 г.; № 60-69 - Цужелдорстрой 1936 г.; № 70-74 - Мостотрест Ленинградское отделение 1937 г.; № 75-82 - Трансмостпроект Ленинградское отделение 1938 г.; 83-90 - Трансмостпроект 1940 г.; № 91-95 - Лентрансмостпроект 1940 г.

2. Пролетные строения № 1-5 имеют хомуты из полосовой стали, остальные - из круглой стали.

3. Для пролетных строений № 72-77, 91-92 рабочая арматура дана на все главные балки.

4. Расчет грузоподъемности выполнен при следующих исходных данных: фактическая прочность бетона пролетных строений № 1-74, 81-95 равна 20 МПа, № 75-80 - 25 МПа; путь уложен на щебеночном балласте; смещение оси пути относительно оси пролетного строения равно нулю; толщина слон гидроизоляции равна 5 см.

5. При смещении оси пути относительно оси пролетного строения более 5 см или толщине балластного слоя под шпалой, превышающей 0,6 м, расчет пролетного строения выполняют согласно указаниям раздела 4; пример расчета приведен в приложении 6.


ПРИЛОЖЕНИЕ 4

КОЭФФИЦИЕНТ УМЕНЬШЕНИЯ ДИНАМИЧЕСКОГО ВОЗДЕЙСТВИЯ ВРЕМЕННОЙ НАГРУЗКИ

Коэффициент уменьшения динамического воздействия временной нагрузки для расчета элементов на выносливость определяют по формуле

где l + m0; - динамические коэффициенты, которые принимают:

а) для расчета главной балки

при hb £ 0,25 м

при hb ³ 1,00 м

б) для расчета плиты балластного корыта - согласно таблице.

Значения динамических коэффициентов

Толщина балластного слоя под шпалой по оси моста hb, м

1 + m0

0,26

1,50

1,33

0,50

1,50

1,33

0,75

1,41

1,27

1,00

1,33

1,22

Примечание. При промежуточных знамениях hb - по интерполяции.

Значения коэффициента Q для классификации главных балок и плиты балластного корыта приведены на рис. 1 и 2.

Прил. 4. Рис. 1. Значения коэффициента Q для расчета главных балок

Прил. 4. Рис. 2. Значения коэффициента Q для расчета плиты балластного корыта

ПРИЛОЖЕНИЕ 5

ОПРЕДЕЛЕНИЕ ДОЛИ ВРЕМЕННОЙ НАГРУЗКИ ДЛЯ ГЛАВНОЙ БАЛКИ ПРОЛЕТНОГО СТРОЕНИЯ, РАСПОЛОЖЕННОГО НА КРИВОЙ

Долю временной нагрузки, приходящуюся на балку монолитного пролетного строения с ненапрягаемой арматурой, расположенного на кривой и имеющего две главные балки под один путь, следует определять по формулам:

где е' - максимальное (для балки 1) или минимальное (для балки 2) смещение оси пути относительно оси пролетного строения на участке 0,25l £ x £ 0,75l; е" - максимальное (для балки 1) или минимальное (для балки 2) смещение оси пути относительно оси пролетного строения на участках x £ 0,25l и х ³ 0,75l; величины е' и е" положительны при смещении соответствующих точек оси пути в сторону балки 1: еM, eQ - смещения вертикальной нагрузки;

знак «+» относится к балке 1; знак «-» относится к балке 2.

Прил. 5. Рис. Расчетная схема для пролетного строения, расположенного на кривой

Смещение вертикальной нагрузки допускается определять по формулам (рис.):

поезд идет по мосту

поезд стоит на мосту

еM = еQ = -ht sin a,

где v - наибольшая скорость движения поездов, км/ч, но не более 120 км/ч; ls - длина шпалы; R - радиус кривой, м; Q - коэффициент, принимаемый по приложению 4; 1+m0 - динамический коэффициент, определяемый по формуле (3.1); ht = 2,2 м; hp - высота рельса; hs - высота шпалы; hb - толщина балласта под концом шпалы (см. рис.); h1, h2 - средняя толщина плиты соответственно между ребрами и консоли; с - расстояние между осями балок; l - расчетный пролет;

w = 0,5c(H - d);

g - коэффициент, принимаемый по таблице в зависимости от величины g = 0,5ml (промежуточные значения g - по интерполяции);

c1 = lk + 0,5b;

H = h - 0,5h1 - as;

wD = 0,5cd;

wk = (0,5c + c1)d;

Еb, Es - модули упругости бетона и стержневой арматуры; As - площадь сечения растянутой арматуры; b - толщина ребра; Dh - возвышение наружного рельса; b0 - расстояние между осями головок рельсов;

Значения коэффициентов g

g

g

g

g

g

g

0,10

1,01

0,20

1,02

0,30

1,05

0,40

1,08

0,50

1,13

0,60

1,19

0,70

1,26

0,80

1,34

0,90

1,43

1,00

1,54

1,10

1,67

1,20

1,81

1,30

1,97

1,40

2,15

1,50

2,35

1,60

2,58

1,70

2,83

1,80

3,11

1,90

3,42

2,00

3,76

2,10

4,14

2,20

4,57

2,30

5,04

2,40

5,56

2,50

6,13

2,60

6,77

2,70

7,47

2,80

8,26

2,90

9,11

3,00

10,07

3,10

11,12

3,20

12,29

3,30

13,57

3,40

15,00

3,50

16,57

3,60

18,31

3,70

20,24

3,80

22,36

3,90

24,71

4,00

27,31

4,10

30,18

4,20

33,35

4,30

36,85

4,40

40,73

4,50

45,01

4,60

49,75

4,70

54,98

4,80

60,76

4,90

67,15

5,00

74,21

5,10

82,01

ПРИЛОЖЕНИЕ 6

ПРИМЕР ОПРЕДЕЛЕНИЯ ГРУЗОПОДЪЕМНОСТИ ПРОЛЕТНОГО СТРОЕНИЯ С НЕНАПРЯГАЕМОЙ АРМАТУРОЙ ПО ОПАЛУБОЧНЫМ И АРМАТУРНЫМ ЧЕРТЕЖАМ

В примере определяется грузоподъемность двухребристого пролетного строения проектировки Гипротранса 1931 г. под нагрузку Н7 с расчетным пролетом l = 10,8 м, построенного в 1933 г., а также условия пропуска по нему поездyой нагрузки в виде электровоза серии ВЛ82М с четырехосными вагонами с нагрузкой 7,2 тс/м.

Основные размеры и конструкция армирования приведены на рис. 1.

Рис. 1. Арматурный чертеж пролетного строения

В результате обследования установлено, что действительные размеры, а также диаметры рабочей арматуры в местах вскрытия защитного слоя соответствуют проектным.

Описание и размеры имеющихся дефектов даны на рис. 2.

Рис. 2. Схема дефектов пролетного строения:
1 - откол защитного слоя с обнажением арматуры; 2 - сквозная трещина раскрытием 0,3 мм; 3 - откол защитного слоя; 4 - сквозная трещина раскрытием 0,26 мм (минимальный диаметр стержней в месте откола 26 мм; расстояние от опоры до наиболее ослабленного сечения 4,8 м; общая площадь ослабления 70 см2 на 1 м длины плиты)

1. Общие данные для расчета. Расчетный пролет l = 10,8 м. Путь на щебеночном балласте. Толщина балласта под шпалой hb = 0,25 м. Смещение оси пути относительно оси пролетного строения над левым и правым концами е1 = е2 = 0,2 м.

Расчетные сопротивления бетона (при фактической прочности 23,0 МПа): на сжатие Rb = 9,4 МПа; на растяжение Rbt = 0,77 МПа. Расчетные сопротивления арматуры (гладкой): на растяжение и сжатие Rs = Rsc = 190 МПа. Модули упругости бетона: Eb = 27·103 МПа; арматуры Es = 2,1·105 МПа. Отношение модулей упругости при расчете на выносливость n' = 23,5. Удельный вес железобетона - 25 кН/м3, удельный вес балласта с частями пути - 20 кН/м3.

Коэффициенты надежности по нагрузке

к постоянным нагрузкам:

От веса железобетона ..................... nр = 1,1

» веса балласта с частями пути ..... n'р = 1,2

» прочих нагрузок........................... nр = 1,1

к временной нагрузке............................ nk = 1,15

Динамический коэффициент к эталонной нагрузке для расчета:

главной балки

плиты балластного корыта 1 + m = 1,5.

Коэффициент, унифицирующий результаты классификации,

для главной балки

для плиты балластного корыта y = 1.

Коэффициент уменьшения динамического воздействия временной нагрузки для расчета на выносливость главной балки Q = 0,89; плиты балластного корыта Q = 0,89.

Доля временной нагрузки, приходящаяся на главную балку,

где с = 1,8 м - расстояние между осями главных балок; A1 = 0,3; A2 = 0; В1 = 0,6; В2 = 0,15 - коэффициенты, принятые по табл. 3.1.

Коэффициент, учитывающий неравномерное распределение давления на плиту при е = 0,2 м: для внешней консоли hM = 0,97; hQ = 1,27; для монолитного участка между ребрами hM = 1,10; hQ = 1,23.

2. Подсчет постоянных нагрузок. Нагрузка от веса плиты шириной 1 м, осредненная в пределах расчетного пролета:

на участке между ребрами

на внешней консоли плиты

Нагрузка от веса балласта с частями пути, осредненная в пределах расчетного пролета:

на участке между ребрами

рb = 0,50·1,0·20 = 10,00 кН/м;

на внешней консоли плиты

Нагрузка от веса борта балластного корыта на 1 м вдоль оси моста

Pbt = 0,37·0,2·1,0·25 = 1,85 кН.

Объем железобетонного пролетного строения - 30,6 м3; постоянная нагрузка от веса пролетного строения с обустройствами на одну главную балку

Площадь поперечного сечения балластной призмы

Ab = 3,22·0,5 + 2·0,64·0,35 = 2,06 м2.

Постоянная нагрузка от веса балласта с частями пути на одну главную балку

3. Определение дополнительных размеров расчетных сечений главной балки. Рассчитывают два сечения: в середине пролета (сечение А-А) и в месте наибольшего ослабления продольной рабочей арматуры - на расстоянии а = 4,8 м от ближайшей опоры (сечение Б-Б). Площадь поперечного сечения рабочей арматуры в сечении А-А (17Æ32 мм)

Аs = 8,04·10-4·17 = 136,7·10-4 м2;

в сечении Б-Б (13Æ32 мм и 4Æ26 мм)

Аs = 8,04·10-4·13 + 5,32·10-4·4 = 125,8·10-4 м2.

Расстояние от растянутой грани бетона до центра тяжести растянутой арматуры в сечении А-А (см. рис. 1)

в сечении Б-Б

Приведенная высота плиты балластного корыта (рис. 3)

Рис. 3. Схема для определения размеров расчетных сечений

Учитываемая в расчете длина консоли

lк = 1,260 м < 6hf = 1,428 м.

4. Расчет плиты балластного корыта на прочность. Эталонная нагрузка для расчета плиты балластного корыта kн = 27,3 кН/м.

Расчет на прочность по изгибающему моменту выполняют для монолитного участка плиты между ребрами и в сечении III-III.

Сечение I-I (см. рис. 1 и 4). Растянутая арматура 8Æ12; As = 9,05´10-4 м2. Сжатая арматура 4Æ12; A's = 4,53·10-4 м2.

Рабочая высота сечения ho = h - as = 0,26 - 0,026 = 0,234 м.

Высота сжатой зоны бетона без учета сжатой арматуры (A's = 0)

х = 0,0183 м < zhо = 0,163 м.

Предельный изгибающий момент

МI = Rbbx(ho - 0,5х) = 9,4·103·1,0·0,018(0,234 - 0,5·0,018) = 38,07 кН·м.

Сечение II-II (рис. 1 и 5). Растянутая арматура 8Æ12; As = 9,05´10-4 м2. Сжатая арматура 4Æ12; A's = 4,52·10-4 м2.

Рабочая высота сечения h0 = 0,35 - 0,026 = 0,324 м. Высота сжатой зоны бетона без учета сжатой арматуры (A's = 0)

х = 0,018 м < zh0 = 0,226 м.

Предельный изгибающий момент

МII = 9,4·103·1,0·0,018(0,324 - 0,5·0,018) = 54,33 кН·м.

Рис. 4. Расчетная схема плиты балластного корыта (см. сечение I-I на рис. 1)

Рис. 5. Расчетная схема плиты балластного корыта (см. сечения II-II и III-III на рис. 1)

Длина распределения нагрузки на внешних консолях

D = D' = 0,5(ls - B) + e + h'b = 0,5(2,7 - 2,4) + 0,2 + 0,35 = 0,7 м < l'b = 1,05 м;

D" = 0,5(ls - B) e + h''b = 0,5(2,7 - 2,4) - 0,2 + 0,36 = 0,3 м < l''b = 1,05 м,

где ls - длина шпалы, равная 2,7 м; В - расстояние между наружными гранями ребер, равное 2,4 м; е - смещение оси пути относительно оси пролетного строения, равное 0,2 м; lb - расстояние между наружной гранью ребра и внутренней гранью борта, равное 1,05 м; h'b = h''b - толщина балласта под шпалой с учетом гидроизоляционного слоя, равная 0,35 м.

Длина распределения временной нагрузки поперек оси моста.

lo = В + D' + D" = 2,4 + 0,7 + 0,3 = 3,4 м.

Изгибающий момент от постоянных нагрузок для монолитного участка плиты между соседними ребрами

где lp - расстояние между внутренними гранями ребер, равное 1,2 м.

Допускаемая временная нагрузка

где b - расчетная ширина плиты, равная 1 м.

Класс монолитного участка плиты между ребрами из расчета на прочность по изгибающему моменту

Сечение III-III (см. рис. 1 и 5). Растянутая арматура 8Æ12; As = 9,05´10-4 м2. Сжатая арматура 4Æ12; A's = 4,52·10-4 м2. Рабочая высота сечения h0 = 0,25 - 0,026 = 0,224 м. Площадь ослабления бетонного сечения A0 = 70·10-4 м2.

Расстояние от растянутой арматуры до центра тяжести площади ослабления

Высота сжатой зоны без учета сжатой арматуры

х0 = 0,025 м < zhо = 0,216 м.

M = Rbbx0(h0 - 0,5 x0) - RbA0a0 =
=
9,4·103·1,0·0,025(0,224 - 0,5·0,026) - 9,4·103·70·10-4·0,22 = 35,2
кН·м.

Изгибающий момент от постоянных нагрузок по формуле (4.8) при z = 0; lt = lk и pt = 0

Допускаемая временная нагрузка

Класс внешней консоли плиты в сечении III-III из расчета на прочность по изгибающему моменту

Расчет на прочность по поперечной силе выполняют в сечениях II-II и III-III.

Сечение II-II. Предельная поперечная сила Q = 0,75Rbtbh0 = 0,75·0,77·103·1,0·0,324 = 187,11 кН.

Поперечная сила от постоянных нагрузок

Допускаемая временная нагрузка

Класс плиты в сечении II-II из расчета на прочность по поперечной силе

Сечение III-III. Предельная поперечная сила Q = 0,75·0,77·10-3·0,224·1,0 = 129,36 кН.

Поперечная сила от постоянных нагрузок Qp = пр[Р0 + Рbt + pрlk] + n'ppblb = 1,1(0,7 + 1,85 + 4,66·1,25) + 1,2·8,17·1,05 = 19,51 кН.

Допускаемая временная нагрузка

Класс внешней консоли плиты из расчета на прочность по поперечной силе

5. Расчет плиты балластного корыта на выносливость. Расчет выполняют в сечениях I-I, II-II, III-III.

Сечение I-I. Изгибающий момент от постоянных нагрузок

Мр = A(рр рb)l2р = 0,0625(10,00 + 7,06)1,22 = 1,54 кН·м.

Изгибающий момент от временной нагрузки

где la = lp = 1,2 м - для монолитного участка плиты между соседними ребрами; A = 0,0625 - для сечения I-I; k' = 279,9 кН/м - минимальное значение допускаемой временной нагрузки, полученное при расчете на прочность плиты балластного корыта.

Асимметрия цикла напряжений для бетона

Асимметрия цикла напряжений для арматуры r = 0,3 при rb < 0,2. Коэффициенты, зависящие от асимметрии цикла напряжений: eb = 1,04; ers = 0,97.

Расчетное сопротивление при расчете элементов на выносливость:

бетона

Rbf = 0,6ebRb = 0,6·1,04·9,4 = 5,87 МПа;

арматуры

Rsf = ersRs = 0,97·190 = 184,3 МПа.

Высота сжатой зоны бетона

Момент инерции приведенного сечения

Изгибающий момент от постоянных нагрузок

Допускаемая временная нагрузка для бетона

где A = 2 - для сечения I-I.

Класс плиты в сечении I-I по выносливости бетона

Допускаемая временная нагрузка для арматуры

Класс плиты в сечении I-I по выносливости арматуры

Сечение II-II. Изгибающий момент от постоянных нагрузок Mp = 0,1(10,00 + 7,06)·1,22 = 2,456 кН·м.

Изгибающий момент от временной нагрузки

где A = 0,1 - для сечения II-II.

Асимметрия цикла напряжений для бетона  для арматуры r = 0,3.

Коэффициенты, зависящие от асимметрии цикла напряжений: eb = 1,04; ers = 0,97.

Расчетные сопротивления: Rbf = 5,87 МПа; Rsf = 184,3 МПa).

Высота сжатой зоны

Момент инерции приведенного сечения

Допускаемая временная нагрузка для бетона

 

где А = 1,25 - для сечения II-II.

Класс плиты в сечении II-II по выносливости бетона

Допускаемая временная нагрузка для арматуры

Класс плиты в сечении II-II по выносливости арматуры

Сечение III-III. Изгибающий момент от постоянных нагрузок

Изгибающий момент от временной нагрузки

Асимметрия цикла напряжений для бетона  для арматуры r = 0,15 + 0,8rb = 0,15 + 0,8·0,39 = 0,46.

Коэффициенты, зависящие от асимметрии цикла напряжений: eb = 1,15; ers = 1,00.

Расчетные сопротивления: Rbf = 0,6·1,15·9,4 = 6,47 МПа; Rsf = 1,0·190 = 190 МПа.

Высоту сжатой зоны бетона

Момент инерции ослабленного сечения

Допускаемая временная нагрузка для бетона

Класс плиты в сечении III-III по выносливости бетона

Допускаемая временная нагрузка для арматуры

Рис. 6. Расчетная схема главной балки (см. сечение А-А на рис. 1)

Класс плиты и сечении III-III по выносливости арматуры

6. Расчет главной балки на прочность. Расчет по изгибающему моменту выполняют в сечениях А-А и Б-Б (рис. 6).

Сечение А-А. Эталонная нагрузка при l = 10,8 м, a = 0,5, kн = 20,9 кН/м.

Рабочая высота сечения h0 = 1,34 - 0,106 = 1,234 м.

Высота сжатой зоны бетона

Изгибающий момент M определяют по формулам (4.11) и (4.12) с заменой b на bf.

Высота сжатой зоны бетона без учета сжатой арматуры (A's = 0)

Высота сжатой зоны бетона с учетом сжатой арматуры

Изгибающий момент

Площадь линии влияния W = 0,5(l - а)а = 0,5(10,8 - 5,4)5,4 = 14,58 м2.

Изгибающий момент от постоянных нагрузок

Допускаемая посменная нагрузка

Класс главном балки в сечении А-А из расчета на прочность по изгибающему моменту

Сечение Б-Б. Эталонная нагрузка при l = 10,8 м, a = 4,8/10,8 = 0,44,  kн = 21,0 кН/м.

Рабочая высота сечения h0 = 1,340 - 0,111 = 1,229 м.

Высота сжатой зоны бетона

Высота сжатой зоны бетона без учета сжатой арматуры

Высота сжатой зоны бетона с учетом сжатой арматуры

Изгибающий момент

Площадь линии влияния W = 0,5(10,8 - 4,8)4,8 = 14,4 м2.

Изгибающий момент от постоянной нагрузки

Допускаемая временная нагрузка

Класс главной балки в сечении Б-Б из расчета на прочность но изгибающему моменту

Расчет по поперечной силе выполняют в следующем порядке. Проверяют одно сечение, начинающееся от края опорной части (0,2 м от оси опирания).

Интенсивность армирования хомутами принимают наименьшей в пределах четверти пролета. Шаг хомутов s = 0,2 м.

Рабочая высота сечения h0 = 1,34 - 0,045 = 1,295 м.

Площадь сечения всех ветвей хомутов (4Æ8) Asw = 2,01×10-4 м2.

Длина проекции невыгоднейшего наклонного сечения на горизонталь

Для расчета принимают с = 2,59 м.

Расстояние от верхнего конца наклонного сечения до опоры а = 2,59 + 0,2 = 2,79 м.

Эталонная нагрузка при a = 0 и длине загружения l= 10,80 - 2,79 = 8,01 м kн = 26,3 кН/м.

Площадь линии влияния поперечной силы, загружаемой:

временной нагрузкой

постоянными нагрузками

Поперечная сила от постоянных нагрузок

Значение предельной поперечной силы выбирают как минимум из значений Q, определяемых по формулам (4.27) и (4.28).

Коэффициент, учитывающий влияние хомутов,

где

Коэффициент jb = 1 - 0,01Rb = 1 - 0,01×9,4 = 0,006.

Предельная поперечная сила по сжатому бетону между наклонными трещинами Q = 0,3jwjbRbbh0 = 0,3×1,07×0,906×9,4×103×0,6×1,205 = 2124,1 кН.

Поперечное усилие, воспринимаемое бетоном,

Предельная поперечная сила по наклонной трещине в наиболее опасном сечении

где a = 45° - угол наклона отогнутых стержней, sin a = 0,707.

Допускаемая временная нагрузка

Класс главной балки из расчета на прочность, по поперечной силе

7. Расчет главной балки на выносливость. Изгибающий момент от постоянных нагрузок

Изгибающий момент от временной нагрузки Мk = WeMk¢Q = 14,58×0,56×207,8×0,80 = 1510,0 кН×м,

где  - коэффициенты надежности для расчета на выносливость; k¢ = 207,8 кН/м - минимальное значение допускаемой временной нагрузки.

Асимметрия цикла напряжений: для бетона  для арматуры r = 0,15 + 0,8rb = 0,15 + 0,8×0,34 = 0,42.

Коэффициенты, зависящие от асимметрии цикла напряжений: eb = 1,12; eps = 1,00.

Расчетные сопротивления: Rbf = 0,6×1,12×9,4 = 6,32 МПа; Rsf = 1,00×190 = 190 МПа.

Сечение А-А. Высота сжатой зоны

Момент инерции приведенного сечения

Допускаемая временная нагрузка по выносливости бетона

Класс главной балки в сечении А-А по выносливости бетона

Допускаемая временная нагрузка по выносливости арматуры

Класс главной балки в сечении А-А по выносливости арматуры

Сечение Б-Б. Изгибающий момент от постоянных нагрузок Mp = (34,0 + 20,6)14,4 = 786,2 кН×м.

Изгибающий момент от временной нагрузки Mk = 14,4×0,56×207,8×0,89 = 1491,4 кН×м.

Асимметрия цикла напряжений: для бетона для арматуры r = 0,42.

Коэффициенты, зависящие от асимметрии цикла напряжений: eb = 1,12; eps = 1,00.

Расчетные сопротивления: Rsf  = 190 МПа; Rbf = 6,32 МПа.

Высота сжатой зоны бетона

Момент инерции

Допускаемая временная нагрузка по выносливости бетона

Класс главной балки в сечении Б-Б по выносливости  

Допускаемая временная нагрузка по выносливости арматуры

Класс главной балки в сечении Б-Б по выносливости арматуры

8. Классификация подвижного состава. Характеристика электровоза серии ВЛ82М с четырехосными вагонами с нагрузкой 7,2 тс/м пути приведена в Указаниях по определению условий пропуска поездов по железнодорожным мостам: условный номер нагрузки 103; нагрузка от оси на рельсы Р = 250 кН; минимальное расстояние между осями ak = 3,0 м.

Эквивалентная нагрузка от классифицируемого подвижного состава

где сk = 1,28 м -длина распределения временной нагрузки вдоль оси моста при hb = 0,25 м.

Класс нагрузки для плиты балластного корыта

Здесь kн = 27,3 кН/м - эталонная нагрузка при hb = 0,25 м; 1+m0 = 1,5; 1+m = 1,5 - динамические коэффициенты.

Классы нагрузки для главных балок (см. табл. 4.3 Указаний):

сечение А-А (l = 10,8 м; a = 0,5) К0 = 4,2;

сечение Б-Б (l = 10,8 м; a = 0,44) К0 = 4,3;

опорное сечение В-В (l = 8,01 м; a = 0) К0 = 4,6.

9. Определение условий пропуска поездной нагрузки. Сравнение классов элементов по прочности и соответствующих классов нагрузки дает:

для плиты балластного корыта К = 6,8 < К0 = 7,2;

для главной балки сечение А-А К = 6,7 > К0 = 4,2; сечение Б-Б К = 6,1 > К0 = 4,3; сечение В-В К = 10,2 > К0 = 4,6.

Поскольку для плиты балластного корыта К < К0, следует проверить возможность пропуска нагрузки с ограничением скорости. Для графика на рис. 7.3 К/К0 = 6,8/7,2= 0,95; m0 = 0,5. Точка, соответствующая этим значениям, находится выше кривой v = 50 км/ч. Таким образом, рассматриваемая нагрузка может быть разрешена к пропуску по мосту со скоростью не выше 50 км/ч.

ПРИЛОЖЕНИЕ 7

ГРАФИКИ КЛАССОВ РАСЧЕТНЫХ НАГРУЗОК 1896-1925 гг. В ЕДИНИЦАХ ЭТАЛОННОЙ НАГРУЗКИ H1

Рис. Расчетные нагрузки: 1 - 1896 г.; 2 - 1907 г.; 3 - 1927 г.; 4 - 1923 г.; 5 - 1925 г.

ПРИЛОЖЕНИЕ 8

ДИНАМИЧЕСКИЕ КОЭФФИЦИЕНТЫ И ДОПУСКАЕМЫЕ НАПРЯЖЕНИЯ ПО СТАРЫМ НОРМАМ ПРОЕКТИРОВАНИЯ

Таблица 1. Величины динамических коэффициентов

Год выпуска норм или технических условий

Динамический коэффициент (1 + m1)

1908

1,25

1911

1,25

1921

1,20 при толщине балластного слоя более 15 см;

1,35 при толщине балластного слоя менее 15 см;

1,50 при расчете плиты балластного корыта и толщине балластного слоя более 15 см;

1,75 при расчете плиты балластного корыта и толщине балластного слоя менее 15 см;

1926

1,40

1929

 где l - расчетный пролет

1931

1,30 при l  £ 5 м;

1,20 при 5 м < l £ 20 м;

1,10 при l  > 20 м

1938

но не больше 1,50

1947

Таблица 2. Допускаемые напряжения для арматуры

Год выпуска норм или технических условий

Допускаемые напряжения, кгс/см2

Год выпуска норм или технических условий

Допускаемые напряжения, кгс/см2

для основной рабочей арматуры

для хомутов

для основной рабочей арматуры

для хомутов

1908

800

600

1929

1100

900

1911

1000

700

1931

1300

1300

1921

1200

800

1938

1200

1200

1926

900

700

1947

1200

1200

Таблица 3. Допускаемые напряжения в бетоне на сжатие при изгибе

Год выпуска, норм или технических условий

Допускаемые напряжения, кгс/см2, при марке бетона

140

170

180

200

250

300

350

1908

1/5 марочной прочности

1911

1/4,5 марочной прочности

1921

45 - при составе бетона 1:1,5:3

35 - при составе бетона 1:2,5:4

1926

35

-

46

50

-

-

-

1929

35

-

46

50

-

-

-

1931

55

70

-

80

100

-

-

1938 и 1947

50

60

-

70

815

110 (100)*

115

* По нормам 1947 г.

ПРИЛОЖЕНИЕ 9

ПРИМЕР ОПРЕДЕЛЕНИЯ ГРУЗОПОДЪЕМНОСТИ ПРОЛЕТНОГО СТРОЕНИЯ С НЕНАПРЯГАЕМОЙ АРМАТУРОЙ НА ОСНОВЕ СОПОСТАВЛЕНИЯ РАСЧЕТНЫХ НОРМ

Определим грузоподъемность двухребристого пролетного строения проектировки Гипротранса в 1931 г. под нагрузку Н7 с расчетным пролетом l = 10,8 м, построенного в 1933 г. Расчет этого пролетного строения по опалубочным и арматурным чертежам дан в приложении 6, где приведены также результаты его обследования.

Поскольку пролетное строение запроектировано в 1931 г., принято, что расчет его выполнялся в соответствии с техническими условиями 1931 г.

1. Расчет плиты балластного корыта. Коэффициент

где Rs = 100 МПа - расчетное сопротивление ненапрягаемой арматуры; Ra = 130 МПа -допускаемое напряжение для арматуры по нормам 1931 г.; j = 1 - относительное изменение площади сечения арматуры.

Допускаемая временная нагрузка для монолитного участка плиты между ребрами

где Кн = 7 - класс временной нагрузки, на которую рассчитывалось пролетное строение в единицах эталонной нагрузки Н7; 1 + m1 = 1,2 - динамический коэффициент при 5 м < l £ 20 м - по нормам 1931 г. (см. приложение 8); p1 = pp + pb = 7,06 + 10,00 = 17,06 кН/м - постоянная нагрузка на монолитный участок плиты между ребрами.

Остальные величины приведены в приложении 6.

Класс по прочности для монолитного участка плиты между ребрами

где kн = 27,3 кН/м; 1 + m = 1,5.

Допускаемая временная нагрузка для сечения III-III

где Мр= 12,71 кН×м - изгибающий момент от постоянных нагрузок для сечения III-III при расчете на прочность (см. приложение 6):  = 2,7 м - длина шпалы, принятая при проектировании;  м - толщина слоя балласта под шпалами, принятая при проектировании; p1 = 4,86 + 8,17 = 12,89 кН×м - постоянная нагрузка на консоли плиты;  кН - нагрузка от веса перил вдоль оси моста. Остальные величины приведены в приложении 6.

Класс по прочности консоли плиты в сечении III-III

2. Расчет главной балки. Допускаемая временная нагрузка для сечения А-А

где т = 2 - число балок, воспринимающих нагрузку с одного пути; p1 = рp + рb = 34,0 + 20,6 = 54,6 кН/м - постоянная нагрузка на балку.

Остальные величины приведены в приложении 6.

Класс по прочности главной балки в сечении А-А

Сечение Б-Б. Относительное изменение площади сечения рабочей арматуры:

где n = 14 - число стержней рабочей арматуры в элементе; n1 = 4 - число стержней, поврежденных коррозией; n2 = 0 - число стержней, выключенных из работы; fa = 8,04×10-4 м2 - площадь сечения стержня, не поврежденного коррозией; fi = 2,72×10-4 м2 - площадь ослабления сечения 1-го стержня коррозией.

Коэффициент

Допускаемая временная нагрузка

Класс по прочности главной балки в сечении Б-Б

ПРИЛОЖЕНИЕ 10

УЧЕТ ВЛИЯНИЯ ДЕФЕКТОВ ПРОЛЕТНОГО СТРОЕНИЯ В РАСЧЕТАХ НА ВЫНОСЛИВОСТЬ

1. Учет трещин в сжатой зоне. Учет влияния трещин, заходящих в сжатую зону бетона, при расчетах на выносливость производят следующим образом. Если высота сжатой зоны бетона хф (см. п. 6.4) больше, чем величина х', вычисленная в соответствии с указаниями пп. 4.10, 4.11, то допускаемую временную нагрузку на выносливость бетона и арматуры определяют по формулам раздела 4.

Если высота сжатой зоны хф меньше х', то допускаемая временная нагрузка по выносливости бетона для расчетного сечения главной балки

где M¢ - предельный изгибающий момент, определяемый по формулам:

а) для прямоугольного сечения, а также для таврового сечения при хф £ hf

б) для таврового сечения при хф > hf

Q - коэффициент уменьшения динамического воздействия временной нагрузки, принимаемый по приложению 4.

Изгибающий момент от постоянной нагрузки Мр определяют по формуле (4.22) при пр = п'р = 1. Остальные величины см. в п. 4.6.

Расчет сечений по выносливости арматуры с учетом трещин, заходящих в сжатую зону, не производят.

2. Учет наклонных трещин. Если при обследовании пролетного строения обнаружены наклонные трещины в стенке главной балки, то следует определить классы пролетного строения по выносливости хомутов и отгибов, пересеченных трещиной.

Для расчета выбирают хомут или отгиб в месте, где трещина имеет наибольшую ширину. Производят испытание пролетного строения, при котором должны быть получены следующие данные:

Dс - изменение раскрытия трещины в месте пересечения ее хомутом или отгибом под испытательной нагрузкой, измеренное перпендикулярно трещине;

Dt - сдвиг кромок трещины в том же месте и под той же нагрузкой;

 - поперечная сила от испытательной нагрузки в сечении у конца трещины в сжатой зоне, приходящейся на рассчитываемый элемент (одну балку).

Напряжения в хомуте или отгибе от испытательной нагрузки определяют по формуле

где

где a - угол между направлением трещины и стержнем; Es - модуль упругости арматуры, кгс/см2; d - диаметр стержня, см; Ia - момент инерции сечения стержня, см4; R - марка бетона, кгс/см2; ар - условная длина арматурного стержня, принимаемая равной 9 диаметрам для арматуры периодического профиля и 13 диаметрам для гладкой арматуры;

 

d = 120Rd.

Предельная поперечная сила по выносливости арматурного стержня в месте пересечения его трещиной определяется по формулам:

а) для пролетного строения с ненапрягаемой арматурой

б) для пролетного строения с напрягаемой арматурой (без преднапряженных хомутов)

где  - условная площадь; Sred, Ired - статический момент полусечения и момент приведенного сечения балки; b - толщина ребра;  -предварительное напряжение в бетоне стенки на уровне нейтральной оси сечения; sр, Ар - предварительное напряжение в арматуре и площадь ее поперечного сечения; Ared - приведенная площадь поперечного сечения балки.

Допускаемую временную нагрузку по выносливости определяют по формуле

где Qp - поперечная сила от постоянных нагрузок, определяемая по формуле (4.27) при nр = n'р = 1; Q - коэффициент, определяемый по приложению 4; eQ - доля временной нагрузки, определяемая по пп. 3.7-3.8; Wk - площадь линии влияния поперечной силы, определяемая по формуле (4.26).

3. Учет поперечных трещин в бетоне пролетных строений с напрягаемой арматурой. Сначала определяют предварительное напряжение в арматуре sр, действующее при приложении к пролетному строению нагрузки, снижающей до нуля предварительное напряжение в нижней фибре бетона. Величину sрр, устанавливаемую на основании результатов испытания пролетного строения, при которой измеряют относительные деформации бетона в сечении с трещиной и определяют высоту сжатой зоны, находят по формуле

где М - изгибающий момент в сечении с трещиной, для которого производились измерения, от постоянной и временной испытательной нагрузки; m = Aр/bh0, здесь Aр - площадь сечения рабочей арматуры, b - толщина ребра;  здесь bf - ширина плиты;  здесь x - высота сжатой зоны бетона, полученная при испытании; h0 - рабочая высота сечения;  здесь hf - толщина плиты; n1 = Ep/Eb - отношение модулей упругости арматуры и бетона.

В расчеты на выносливость вводят величину sр = m2sрр, где коэффициент условий работы m2 = 0,8 при расчете по выносливости арматуры. Далее определяют относительную высоту сжатой зоны бетона в предельном состоянии xb и xp из уравнений

по выносливости бетона

по выносливости арматуры

где Rbf, Rpf - расчетные сопротивления бетона и напрягаемой арматуры при расчете элементов на выносливость.

Коэффициенты асимметрии цикла напряжений для расчетов по выносливости бетона и арматуры разрешается принимать соответственно rb = 0,1; , где Rp - расчетное сопротивление напрягаемой арматуры при расчете на прочность (см. табл. 2.2).

Предельный изгибающий момент при расчете:

по выносливости бетона

по выносливости арматуры

Допускаемая временная нагрузка по выносливости

где М - наименьший изгибающий момент из М' и М"; Мр - изгибающий момент от постоянной нагрузки, определяемый по формуле (4.22) при пр = п'р = 1; Q - коэффициент, определяемый по приложению 4. Остальные величины см. в п. 4.6.

4. Учет трещин, отделяющих плиту от стенки. При наличии в главной балке горизонтальной трещины, отделяющей плиту от стенки, следует определить класс пролетного строения по выносливости хомутов, пересекающих трещину.

Для расчета выбирают хомут, пересекающий трещину в месте наибольшего ее раскрытия. Должно быть испытано пролетное строение (см. п. 8.10) и получены следующие данные:

Dс - изменение раскрытия трещины в месте пересечения ее с хомутом или отгибом под испытательной нагрузкой, измеренное перпендикулярно трещине;

Dt - сдвиг кромок трещины в том же месте и под той же нагрузкой;

q - равномерно распределенная нагрузка на плиту в месте измерения перемещения кромки трещины, определяемая по формуле q = k0/l0, где k0 и l0 определяют по формулам (7.2) и (4.6);

 - равномерно распределенная эквивалентная нагрузка от испытательного поезда по длине загружения, соответствующей загружаемому участку линии влияния поперечной силы для сечения у места измерений и при a = 0. Допускаемая временная нагрузка по выносливости

где Rsf - расчетное сопротивление арматуры; eQ - доля временной нагрузки, определяемая согласно указаниям пп. 3.7-3.9; Wk, Wp - площади линии влияния поперечной силы для сечения у места измерений, загружаемые соответственно временной и постоянной нагрузками;

b - отношение эталонной эквивалентной нагрузки на плиту к эталонной нагрузке при загружении площади линии влияния Wk; b - толщина ребра в месте измерения перемещения кромок трещины, см.

Остальные величины см. в п. 2.

5. Учет раковин и сколов бетона. Положение нейтральной оси определяют по формулам;

для прямоугольного сечения

для таврового сечения

Момент инерции приведенного (к бетону) сечения, ослабленного раковиной или сколом,

где Ired - приведенный момент инерции, определяемый по формуле (4.40) или (4.44) с заменой х' на х'о.

Предельные изгибающие моменты определяют по формулам:

по выносливости бетона

по выносливости арматуры

ПРИЛОЖЕНИЕ 11

КЛАССЫ ПОЕЗДНЫХ НАГРУЗОК ДЛЯ РАСЧЕТА ПЛИТЫ БАЛЛАСТНОГО КОРЫТА ПРОЛЕТНЫХ СТРОЕНИЙ

Класс нагрузки для расчета плиты балластного корыта

где Р - наибольшее давление на ось классифицируемого подвижного состава, кН;  - класс нагрузки (Р = 10 кН), принимаемый по таблице.

Классы нагрузки  с нагрузкой на ось Р = 10 кН

Расстояние между осями ак, м

Значения  при толщине балласта слоя б под шпалой hb, м

0,25

0,50

0,75

1,00

1,0

0,38

0,39

0,41

0,42

1,1

0,34

0,36

0,37

0,38

1,2

0,32

0,32

0,33

0,34

1,3

0,30

0,29

0,30

0,31

1,4

0,29

0,28

0,29

0,29

1,5

0,29

0,28

0,29

0,29

1,6

0,29

0,28

0,28

0,29

1,7

0,29

0,27

0,27

0,27

1,8

0,29

0,26

0,20

0,25

1,9

0,29

0,26

0,25

0,24

2,0

0,29

0,26

0,24

0,23

2,1 и более

0,29

0,26

0,24

0,22

Примечания. 1. Для промежуточных значений ak и hb класс  определяют по интерполяции.

2. Значения , приведенные в таблице, следует умножить на 1,1 для пути на песчаном балласте и на 0,9 для пути на железобетонных шпалах.

ПРИЛОЖЕНИЕ 12

КАРТОЧКА ОБСЛЕДОВАНИЯ ЖЕЛЕЗОБЕТОННОГО ПРОЛЕТНОГО СТРОЕНИЯ

1. Дорога _______________________2. Дистанция_______________________

3. Линия _______________________4. Км ______________________________

5. Мост через ____________________ на правом, левом или одиночном пути.

                                      (водоток, суходол)                                (подчеркнуть)

6. Схема моста ______________________ . Расположение моста в плане:

на прямой, на кривой радиуса _________________ м.

                    (подчеркнуть)

Характеристика пролетного строения

7. Номер пролетного строения (по ходу километров) ______________________

8. Наличие исполнительных или проектных чертежей _____________________

9. Проектная организация. Инв. № типового проекта ______________________

10. Год изготовления пролетного строения _______________________________

год постройки моста______________________ и год сдачи в постоянную

эксплуатацию _______________________________________________________

11. Расчетная нагрузка________________________________________________

12. Проектные нормы (технические условия проектирования), год издания

13. Расчетный пролет______________м. 14. Полная длина______________м.

15. Пролет в свету ________________________________________________ м.

16. Тип пролетного строения: ребристое (количество ребер________) или

плитное (подчеркнуть): сборное или монолитное (подчеркнуть).

17. Высота ребра или плиты (подчеркнуть): в середине пролета ___________

см, на опоре ___________см.

18. Ширина плиты (понизу) или расстояние между наружными гранями ребер

(подчеркнуть)___________см; толщина ребра в середине пролета

___________ см; на опоре ___________ см.

19. Толщина плиты на участке между ребрами ___________ см; толщина

внешней консоли в корне ее ___________см.

20. Размеры балластной призмы: ширина корыта ___________см, высота

продольного борта основного ___________ см и нарощенного  ___________ см,

ширина призмы по верху ___________ см, толщина балласта под шпалой

___________см.

21. Вид балласта, его однородность ______________________________________,

22. Данные об арматуре: марка___________ ; гладкая, периодического профиля

(подчеркнуть); диаметр продольной рабочей арматуры ___________

мм; диаметр или сечение хомутов (подчеркнуть) ___________ мм.

23. Данные о бетоне: проектная марка ___________ кгс/см2; временное сопротивление

контрольных кубов ___________ кгс/см2; состав бетона и

вид цемента; толщина защитного слоя продольной рабочей арматуры ___________мм,

хомутов___________ мм.

24. Вид гидроизоляции ______________________________________________.

25. Вид водоотвода: за устои или через водоотводные трубки (подчеркнуть),

диаметр трубок___________ мм.

26. Тип опорных частей: плоские, тангенциальные, катковые (подчеркнуть);

другого типа ___________; опорные части отсутствуют (подчеркнуть).

Состояние пролетного строения

27. Обнаруженные дефекты: коррозия, пучение бетона, ржавые потеки на бетоне, отколы защитного слоя бетона, обнаженная арматура, потеря сцепления с бетоном рабочей арматуры, выключенные из работы стержни, участки с пониженной прочностью бетона (менее 130 кгс/см2), выщелачивание раствора из бетона, ноздреватый бетон, сколы, раковины, трещины в бетоне и др. (подчеркнуть); особенности и причины дефектов

_____________________________________________________________________________

_____________________________________________________________________________

28. Данные о продольной рабочей арматуре, подверженной коррозии: количество стержней ___________, диаметр ____________мм, их расположение __________________ количество стержней, выключенных из работы ___________, их расположение ___________, диаметр некоррелированного стержня ___________мм .

29. Прочность бетона, установленная при обследовании ___________ МПа.

Участки бетона пониженной прочности, их расположение ______________.

30. Наличие трещин в бетоне раскрытием более 0,3 мм, их расположение ______________

31. Качество гидроизоляции и водоотвода ________________________________ .

32. Расположение подвижных и неподвижных опорных частей. Состояние опорных частей: плотность опирания пролетного строения на все опорные части; недостаточная подвижность, перекосы____________________________________________________________

33. Состояние балластной призмы: ширина плеч___________ см, крутизна откосов ___________ , возвышение подошвы шпалы над верхом борта корыта ___________см, откос призмы закрывает борт, вышел на тротуар (подчеркнуть), балласт дренирует воду или отвод воды осуществляется по откосам призмы на наружные поверхности пролетного строения (подчеркнуть).

34. Смещение оси пути относительно оси пролетного строения (мост на прямом участке пути) у концов его: со стороны станции ___________ см, со стороны станции ___________см (вправо или влево по ходу км). Максимальное смещение оси пути на пролете при расположении моста в пределах кривой___________ см, положение этого смещения по длине пролета ___________.

35. Данные о ранее проведенных обследованиях (кем, когда) и оценках состояния пролетного строения по материалам отчетов или заключений ___________________________

36. Данные о видах и сроках проведения ремонтных работ на пролетном строении ___________________________________________________________

37. Дополнительные сведения, в том числе оценка ремонтопригодности пролетного строения, возможности проведения его подъемки_______________

ПРИЛОЖЕНИЕ 13

ПРИМЕРНЫЙ ПЕРЕЧЕНЬ ПРИБОРОВ, ИНСТРУМЕНТОВ И ПРИСПОСОБЛЕНИЙ, РЕКОМЕНДУЕМЫХ ДЛЯ ОБСЛЕДОВАНИЯ ПРОЛЕТНЫХ СТРОЕНИЙ

1. Рулетка. 2. Линейка стальная. 3. Штангенциркуль. 4. Отвес. 5. Микроскоп Бринелля с 24-кратным увеличением и ценой деления 0,06 мм. 6. Деформометр или индикатор часового типа и репера. 7. Склерометр для определения прочности бетона. 8. Измеритель защитного слоя ИЗС-10Н. 9. Нивелир. 10. Теодолит для съемки плана моста. 11. Зубило. 12. Кувалда, слесарный молоток. 13. Лопата. 14. Щетка металлическая, кусок абразивного круга. 16. Мерная рейка, геодезическая рейка. 16. Металлические штыри для фиксации оси пролетного строения. 17. Очки защитные. 18. Фотоаппарат. 19. Лестница.

ПРИЛОЖЕНИЕ 14

СХЕМА УСТАНОВКИ МЕРНЫХ РЕЕК ДЛЯ ИЗМЕРЕНИЯ РАЗМЕРОВ ПОПЕРЕЧНОГО СЕЧЕНИЯ И ОПРЕДЕЛЕНИЯ СМЕЩЕНИЯ ОСИ ПУТИ

ПРИЛОЖЕНИЕ 15

МЕТОДИКА СОСТАВЛЕНИЯ ИЛИ ПРОВЕРКИ АРМАТУРНЫХ ЧЕРТЕЖЕЙ ПРОЛЕТНЫХ СТРОЕНИЙ

Составление или проверка арматурных чертежей ограничивается установлением фактических диаметров рабочей арматуры и ее расположения в главных балках и плите пролетного строения. Для получения сведений о числе, диаметре и расположении стержней арматуры необходимо использовать обнаруженные раковины, отколы бетона и разрушения защитного слоя. При отсутствии их производится вскрытие защитного слоя бетона, а также использование специальных приборов типа ИЗС.

Вскрытие защитного слоя нужно делать на участках с пониженной прочностью бетона или явно выраженными признаками нарушения его структуры, чтобы уменьшить трудоемкость этих работ и избежать значительных разрушений бетона конструкции.

Вскрытие защитного слоя бетона главной балки производится в сечении около 1/4 пролета (рис. 1). При вскрытии удаляют полосу защитного слоя с боковой поверхности нижнего пояса ребра (или нижней части ребра, имеющей прямоугольное сечение) с обнажением крайних стержней имеющихся рядов рабочей арматуры. Ширина полосы должна быть небольшой (3-4 см); один из стержней (в случае применения стержней одного диаметра) должен быть обнажен настолько, чтобы можно было измерить его диаметр. На расстоянии 0,5-1,0 м от этого места делают вскрытие стержней нижнего ряда арматуры, полоса разрушения защитного слоя той же ширины должна достигать середины нижней грани ребра.

Рис. 1. Участки вскрытия защитного слоя бетона при определении фактических диаметров рабочей арматуры

Для получения данных о хомутах и стержнях продольной арматуры вертикальных стенок главных балок работы рекомендуется вести в следующем порядке.

1. Проходя преобразователем прибора ИЗС-10Н по стенке в продольном направлении, наметить мелом на поверхности бетона точки пересечения пути преобразователя с хомутами. Проведя преобразователем в вертикальном направлении по стенке, наметить положение продольной арматуры по высоте. После этого расположение арматуры наносят на чертеж.

2. Произвести вскрытие бетона для определения диаметра хомутов. Рекомендуется выбирать хомут у четверти пролета. Если имеется изменение толщины ребра, то вскрытие для определения диаметра хомутов следует делать в двух местах: недалеко от места изменения толщины стенки, но ближе к середине пролета и примерно у середины длины утолщенной части ребра (см. рис. 1). Размеры углубления в плане определяют местными условиями, главным образом, толщиной защитного слоя. Они должны быть возможно меньшими, но достаточными для измерения диаметра одной ветви хомута. Данные о количестве ветвей хомута можно получить при осмотре раковин на нижней грани ребра, а также вскрывая защитный слой на этой грани в створе наружной ветви хомута. Распространять данные о диаметре и количестве ветвей хомутов, полученные при вскрытии, на остальную часть пролета можно только так, чтобы ошибка шла в запас. При этом следует учитывать общие правила, применявшиеся во всех случаях при проектировании пролетных строений. Так, если при вскрытии получен диаметр и число ветвей хомута, то следует принимать эти данные на всем участке от места данного вскрытия до опоры или до места следующего вскрытия. От места вскрытия до середины пролета следует принимать хомуты того же диаметра, но с минимальным числом ветвей, равным двум.

Отгибы стержней рабочей арматуры главных балок, как правило, располагаются ближе к средней части поперечного сечения, поэтому получить о них достоверную информацию чрезвычайно трудно. Практикой классификации пролетных строений установлено, что точные данные о количестве отгибов и их расположении обычно не нужны, так как приопорные участки балок обладают значительными запасами несущей способности по прочности наклонных сечений. К получению точных данных нужно стремиться только при обнаружении развитых наклонных трещин, имеющих явно выраженный силовой характер. Для классификации пролетных строений без указанного повреждения достаточно использовать проектные данные об отгибах. При отсутствии проекта количество и расположение отгибов, вводимых в расчет, может быть принято по следующим указаниям:

диаметр отгибов равен диаметру основной рабочей арматуры; принимаем, что в каждой плоскости отгибов имеется два отогнутых стержня;

угол наклона отгибов к горизонту равен 46°;

отгибы располагаются в крайней трети пролета так, чтобы любое поперечное сечение пересекало один отгиб; ближайший к опоре отгиб начинается у верха опорного сечения.

Положение рабочей арматуры плиты балластного корыта определяют при помощи прибора ИЗС. Работы следует начинать на участке плиты между стенками. При проходе преобразователем по поверхности плиты (в направлении вдоль пролета) отмечают положение стержней и измеряют защитный слон бетона для диаметров стержней 10 и 12 мм, которые, как правило, применяют для армирования плит. Наличие обнажений арматурных стержней или специальное вскрытие позволит проконтролировать показания прибора.

Места вскрытий защитного слоя бетона должны быть заделаны так, чтобы надежно защитить арматуру от коррозии.

Несмотря на то, что доступ к верхней поверхности плиты часто затруднен или практически невозможен из-за большой высоты балластной призмы, а также нецелесообразен из-за значительной толщины подготовительного и защитного слоев, особенно в случае укладки сверху нового изоляционного покрытия, полученная на нижней поверхности плиты информация о положении стержней дает представление об армировании плиты в целом. Задача значительно облегчается, если заранее известен характер армирования конструкций данного типа. Например, у пролетных строений, запроектированных по нормам 1907, 1925 и 1931 гг., практически одинаков характер армирования плит (рис. 2). На нижней грани плиты достаточно легко фиксировать стержни № 2, 3, 4 и 5. Данные о стержнях № 1 удается получить в тех случаях, когда на концах консолей происходит морозное разрушение бетона (обводнение материала из-за плохой заделки гидроизоляции на бортах корыта) или имеются раковины с обнажением арматуры. Если этого нет, то знание общих принципов конструирования пролетных строений данного типа плюс информация с нижней грани плиты позволяет безошибочно составлять арматурный чертеж этого элемента.

 

Рис. 2. Характер армирования плиты балластного корыта в пролетных строениях, построенных в 1910-1940 гг.

Описание, конструкция и правила пользования прибором ИЗС-10Н

Измеритель защитного слоя ИЗС-10H (рис. 3) предназначен для измерения толщины защитного слоя бетона (расстояние по нормали между поверхностью бетона и образующей арматурного стержня) и определения расположения (получение проекции арматурного стержня на поверхности бетона) арматуры диаметром от 4 до 8 мм класса AI и диаметром от 10 до 32 мм класса AIII в железобетонных изделиях и конструкциях при параметрах армирования согласно ГОСТ 22904-78 в условиях предприятий строительной индустрии, строительных площадок, эксплуатируемых зданий и сооружений.

ИЗС-10H устойчиво работает при следующих климатических условиях: температура окружающего воздуха от минус 10 до плюс 40 °С; относительная влажность воздуха от 90% при температуре плюс 30°С; атмосферное давление 86-106 МПа.

Рис. 3. Схема прибора ИЗС-10H: 1 - блок электронный; 2 - преобразователь; 3 - блок питания; 4 - переключатель поддиапазонов по диаметрам стержней арматуры; 5 - кнопка калибровки прибора; 6 - ручка регулировки чувствительности; 7 - кнопка контроля питания; 8 - кнопка включения прибора; 9 - кнопка переключения источника питания

1. Техническая характеристика ИЗС-10Н

1.1. Прибор обеспечивает измерение толщины защитного слоя бетона над арматурными стержнями диаметром 4, 5, 6, 8, 10, 12, 14, 16, 18, 22-25, 28-32 мм.

1.2. Прибор обеспечивает измерение толщины защитного слоя бетона в зависимости от диаметра стержней арматуры в следующих пределах: при диаметре стержней арматуры от 4 до 10 мм - от 5 до 30 мм; при диаметре стержней арматуры от 12 до 32 мм - от 10 до 50 мм.

1.3. Прибор обеспечивает определение расположения проекций стержней арматуры на поверхность бетона: диаметром от 12 до 32 мм при толщине защитного слоя бетона не более 50 мм; диаметрами от 4 до 10 мм при толщине защитного слоя бетона не более 30 мм.

1.4. Питание прибора осуществляется от сети переменного тока частотой (50±0,5) Гц, напряжением (220±22) В или от двух пар батарей типа 3336Л [два источника по две батареи каждый напряжением (9±0,5) В].

1.5. Мощность, потребляемая прибором от сети переменного тока, не более 10 ВА.

1.6. Продолжительность непрерывной работы: при питании от сети переменного тока - не менее 9 ч; при питании от комплекта батарей - не менее 8 ч.

1.7. Предел допускаемой основной погрешности измерения толщины защитного слоя бетона Dhс при параметрах армирования - шаге арматуры 100 мм и более при диаметре стержней от 4 до 10 мм, шаге 200 мм и более при диаметре стержней от 4 до 10 мм, шаге 200 мм и более при диаметре стержней от 12 до 32 мм - должен быть не более

Dhс = ±(0,05hс + 0,5) мм,

где hc - толщина защитного слоя бетона, мм.

1.8. Предел допускаемой основной погрешности определения расположения проекции оси арматурного стержня на поверхность бетона должен быть не более ±10 мм от действительного расположения при всех диаметрах стержней.

1.9. Габаритные размеры, мм, не более:

Электронный блок .... 282´180´125

Преобразователь ....... 220´87´841

Блок питания............. 100´60´56

1.10. Масса прибора - не более 4,5 кг.

Принцип действия прибора основан на регистрации изменения комплексного сопротивления преобразователя, возникающего при взаимодействии электромагнитного поля преобразователя с арматурным стержнем в железобетоне.

2. Подготовка прибора к работе

2.1. Подключите преобразователь к разъему Х2 блока электронного. При питании прибора от выносного блока питания подключите его к разъему Х3, расположенному на задней панели прибора.

2.2. Установите с помощью механического арретира микроамперметра стрелку на нулевую отметку нижней шкалы.

2.3. Включите прибор, нажав кнопку «Вкл.» на лицевой панели или «Вкл. Б. Пит».

2.4. Проконтролируйте напряжение питания, нажав кнопку «Контр. Пит.». При этом стрелка индикатора находится в поле черного сектора на шкале.

2.5. Прибор должен нагреться в течение 5 мин.

2.6. Проверьте калибровку чувствительности прибора в следующем порядке: нажмите кнопку «Калибр», с помощью переменного резистора «Чувств.» установите стрелку индикатора на точку 50 шкалы.

3. Порядок работы

3.1. Устанавливают переключатель «Диаметр» в положение, соответствующее диаметру стержней арматуры в контролируемом объекте.

3.2. Устанавливают преобразователь на поверхности контролируемого объекта и, плавно перемещая его из стороны в сторону и поворачивая вокруг вертикальной оси, добиваются минимума показаний индикатора прибора. При этом арматурный стержень располагается под центрами узких сторон преобразователя. Для определения расположения стержня нужно поставить отметки на поверхность контролируемого объекта.

3.3. Для определения глубины залегания стержня производят отсчет показаний индикатора прибора по верхней шкале.

3.4. При контроле с арматурой неизвестного диаметра измеряют толщину защитного слоя бетона при любом положении переключателя «Диаметр, мм»; повторяют измерение при этом же положении переключателя, использовав диэлектрическую прокладку (текстолит, оргстекло и др.) толщиной 10 мм. Прокладку помещают между преобразователем и поверхностью контролируемого объекта. Эту операцию повторяют при всех положениях переключателя «Диаметр, мм». То положение переключателя, для которого разница показаний индикатора при двух замерах наиболее близка к 10 мм, считается наиболее подходящим для проведения измерений на данной железобетонной конструкции.

3.5. Для определения толщины защитного слоя бетона в конструкциях, класс арматурной стали которых отличается от AI (ГОСТ 5781-75) при диаметрах стержней от 4 до 8 мм и от AIII (ГОСТ 5781-75) при диаметрах от 10 до 32 мм, или при расстояниях между параллельными стержнями менее приведенных в п. 1.7, необходимо в каждом случае установить отдельную градуировочную зависимость, используя для этого нижнюю шкалу прибора. Методика установления градуировочной зависимости приведена в ГОСТ 22904-78 «Конструкции железобетонные. Магнитный метод определения толщины защитного слоя бетона и расположения арматуры».

ПРИЛОЖЕНИЕ 16

ОСНОВНЫЕ ДАННЫЕ И МЕТОДИКА РАБОТЫ СО СКЛЕРОМЕТРОМ ШМИДТА

1. Общие данные

Склерометр Шмидта модели N (рис. 1) служит для контроля качества бетона сооружений. При испытании замеряют отскок ударной части прибора, размер которого зависит от прочности бетона.

Рис. 1. Схема склерометра: 1 - ударный стержень; 2 - колпачок; 3 - амортизирующая пружина; 4 - ударная пружина; 5 - движок со стержнем; 6 - крышка окна; 7- шкала; 8- направляющий стержень; 9 - направляющая шайба; 10 - пружина защелки; 11 - нажимная пружина; 12 - крышка корпуса; 13 - контргайка; 14 - винт; 15 - защелка; 16 - шпилька; 17 - стопорная кнопка; 18 - корпус; 19 - молот; 20 - патрон; 21 - уплотнительное кольцо; 22 - войлочная шайба; 23 - бетон

Применение склерометра позволяет в очень короткий срок определить прочность бетона любых элементов бетонных и железобетонных сооружений.

Соотношение между размером отскока ударной части прибора при ударе и прочностью бетона определяли путем выполнения большой серии испытаний на кубиках, причем каждый кубик раздавливали в прессе непосредственно после испытания склерометром.

Длина прибора с ударным стержнем 350 мм; диаметр 56 мм; масса 1 кг.

2. Методика работы со склерометром

Легким нажатием головки ударного стержня 1 на бетон снимают блокировку - стержень полностью выдвинется из корпуса.

Устанавливают склерометр перпендикулярно к испытуемой поверхности. Нажимают ударным стержнем 1 на точку поверхности бетона 23, где необходимо выполнить замер. Когда стержень почти полностью задвинется в корпус, произойдет удар молота 19. Срабатывание молота должно вызываться медленным повышением давления на стержень. Стопорной кнопки 17 касаться нельзя.

После удара молот отскакивает на определенное расстояние, перемещая движок 5 по градуированной шкале 7. Отсчет положения движка дает величину обратного перемещения молота, зависящую от прочности испытуемого бетона.

Снятие инструмента с точки замера автоматически подготавливает его к новому замеру; одновременно исчезает показание предыдущего замера.

После использования склерометра ударный стержень 1 с направляющим стержнем 8 и направляющей шайбой 9 блокируется в глубине корпуса нажатием кнопки 17. Блокировка должна выполняться только после удара молота, т.е. после разжатия ударной пружины. Блокировка служит для возможности фиксирования отсчета при измерениях, выполняемых в темных и труднодоступных местах, так как при блокировке репер сохраняет отсчет, полученный при последнем ударе.

Удары наносят не ближе 2,5 см друг от друга и не ближе 5 см от края конструкции.

3. Определение прочности бетона

Выбор точек замера производят таким образом, чтобы избежать стыков между досками опалубки, раковин и пористых участков. Против тонких элементов (толщиной менее 15 см) следует установить распорные стойки толщиной примерно 12 см; эта предосторожность необходима для того, чтобы на показаниях склерометра не сказывалась упругость конструкции.

Перед замером необходимо произвести подготовку исследуемой поверхности Слон штукатурки в пределах участков исследований следует удалить. Поверхность бетона на выбранных участках должна быть очищена от пыли и грязи.

Для определения прочности бетона в зависимости от размера отскока ударной части склерометра приведен график (рис. 2).

Рис. 2. График для определения прочности бетона

На графике даны пять градуировочных кривых для различных случаев наклона испытуемой бетонной поверхности. Диапазон измерения прочности бетона - от 10 до 70 МПа.

Градуировочные кривые склерометра были построены на основе измерений, выполненных на очень большом количестве образцов, которые после исследования склерометром раздавливались прессом.

Учитывая, что точность определения прочности бетона понижается с ухудшением его качества, при получении отсчетов менее 25 следует увеличить количество замеров.

4. Уход за склерометром

Необходимо следить, чтобы пыль не проникала внутрь корпуса.

Для проверки нормальной работы склерометра пользуются контрольной наковальней, устанавливаемой на массивную опору. При ударе по наковальне по направлению сверху вниз склерометр должен дать показания по шкале 78-82. Если инструмент дает показания ниже 78, то вполне вероятно, что он загрязнился и его следует прочистить. Это делается в следующем порядке (см. рис. 1):

а) выдвинуть ударный стержень 1 из корпуса 18; отвинтить колпачок и вынуть обе части уплотнительного кольца 21. Отвинтить крышку 12; нажимная пружина 11 и подвижные части инструмента извлекаются с обратного кольца (оттянуть защелку 15);

б) при легком ударе молота 19 по ударному стержню 1 последний отделяется от направляющего стержня 8, и амортизирующая пружина 3 освобождается. Снять молот с направляющего стержня. Открепить ударную пружину 4 от молотка, но не откреплять другой ее конец от патрона 20;

в) очистить подвижные части, а именно: направляющий стержень 8 и поверхности контакта молота 19 с ударным стержнем 1, протереть с нажимом ударный стержень;

г) сборка склерометра производится в обратном порядке. Проследить, чтобы пружина 3 и войлочная шайба 22 были поставлены на место. Слегка смазать направляющий стержень веретенным маслом;

д) движок 5, как правило, не снимается и его направляющий стержень смазывается, чтобы избежать изменений условий трения репера, на которые он отрегулирован.

После чистки необходимо произвести выверку склерометра.

5. Выверка склерометра

1. Тарировка шкалы. Снять блокировку ударного стержня. Снять крышку 6 смотрового окна (см. рис. 1). Нажать головку ударного стержня, не доводя ее до корпуса на 20-30 мм, вручную отвести движок 5 на отметку 90 и дожать ударный стержень до удара. Удар должен произойти на отметке 100. Регулировка выполняется при помощи винта 14 и контргайки 13.

2. Проверка перемещения движка. Трение при движении движка должно достигать 50-80 г. Проверка перемещения движка производится при помощи грузика массой 50-80 г.

3. Регулировка ударной пружины 4. Переднее крепление А пружины должно быть отрегулировано таким образом, чтобы при натянутой пружине молот 19 занимал положение, соответствующее отсчету «нуль» движка. По причинам, обусловленным особенностями конструкции склерометра, движок не возвращается на нуль градуированной шкалы, поэтому регулировка выполняется в положении, когда склерометр направлен вертикально вверх. При этом положении пружина не сжата, а растянута точно на 5 мм массой молота. Для контроля регулировки пользуются жирной чертой градуированной шкалы, которая находится на расстоянии 5 мм за точкой фиктивного нуля. Неподвижно удерживая склерометр, открыть крышку 6 окна, снять шайбу 9, блокируемую кнопкой 17, и переместить движок 5 при помощи железной проволоки; движок должен упереться в молот 19 в зоне отметок.

Рабочая длина пружины регулируется возле передней подвески А. Для этого необходимо зажать патрон 20 в тиски, после чего при помощи небольшой отвертки вывернуть конец пружины из отверстия и вставить его в соседнее. Перемещение конца пружины на одно деление соответствует изменению длины пружины на 0,4 мм.

Если значение отскока Rа на контрольной наковальне значительно отличается от номинального значения - 80 и после чистки и выверки склерометра, то размер отскока при измерении на бетоне будет иметь подобную же относительную погрешность. Для коррекции замеров следует в этом случае пользоваться формулой

ПРИЛОЖЕНИЕ 17

ФОРМА ЖУРНАЛА ДЛЯ ОПРЕДЕЛЕНИЯ ПРОЧНОСТИ БЕТОНА В ПРОЛЕТНЫХ СТРОЕНИЯХ

1. Объект испытания _______________________________________________

2. Дата испытания_______________________

3. Наименование конструктивных элементов с указанием числа участков

испытаний____________________________________________________________

4. Возраст бетона и его проектная прочность ____________________________

5. Метод испытания, прибор и его основные характеристики ______________

6. Результаты испытании (см. таблицу)

№ пролета

Наименование

конструктивного

элемента

Номер участка испытаний

Величина косвенной

характеристики прочности бетона

Прочность бетона R

Примечание

Отскок Ri

Средние значения для участка

 

 

 

 

 

 

 

ПРИЛОЖЕНИЕ 18

СХЕМА УСТАНОВКИ ИНДИКАТОРА НА ПРОЛЕТНОМ СТРОЕНИИ

Схема установки индикатора: 1 - индикатор с ценой деления 0,001 мм; 2 - марка; 3 - крепежный винт М4; 4 – упор стержня индикатора (расстояние между осями марок (Б) принимают по возможности минимальным)

 




ГОСТЫ, СТРОИТЕЛЬНЫЕ и ТЕХНИЧЕСКИЕ НОРМАТИВЫ.
Некоммерческая онлайн система, содержащая все Российские Госты, национальные Стандарты и нормативы.
В Системе содержится более 150000 файлов нормативно-технической документации, действующей на территории РФ.
Система предназначена для широкого круга инженерно-технических специалистов.

Рейтинг@Mail.ru Яндекс цитирования

Copyright © www.gostrf.com, 2008 - 2025